| 5129 |  | 2025-09-30 00:00:00.0000000 | 99.77 | 0.00 |  | ร้อยละของเรื่องทั้งหมดที่แจ้งผ่าน Traffy Fondue ได้รับการแก้ไขของสำนักเทศกิจ ณ วันที่ 30 กันยายน 2568 จำนวน 2,646 เรื่อง จากเรื่องร้องเรียนที่อยู่ในอำนาจหน้าที่ของสำนักเทศกิจ จำนวน 2,652 เรื่อง คิดเป็นร้อยละ 99.77 รายละเอียดที่นำมาคำนวณร้อยละความสำเร็จ ดังนี้ สำนักเทศกิจมีการรับเรื่องผ่านแพลตฟอร์ม ตั้งแต่ระบบเริ่มรับเรื่อง - วันที่ 30 กันยายน 2568 สำนักเทศกิจมีเรื่องเข้าระบบ Traffy Fondue จำนวน 2,848 เรื่อง ส่งต่อหน่วยงานอื่นรับผิดชอบตามอำนาจหน้าที่ของหน่วยงาน จำนวน 181 เรื่อง ไม่เกี่ยวข้องจำนวน จำนวน 15 เรื่อง เป็นเรื่องที่อยู่ในอำนาจหน้าที่สำนักเทศกิจ จำนวน 2,652 เรื่อง สำนักเทศกิจดำเนินการเสร็จสิ้น จำนวน 2,646 เรื่อง อยู่ระหว่างดำเนินการ จำนวน 5 เรื่อง อยู่ในสถานะขั้นตอนทางกฎหมาย จำนวน 1 เรื่อง หมายเหตุ : ในการคำนวณผลมีการหักลบเรื่องที่ส่งต่อให้หน่วยงานอื่นและเรื่องที่ไม่เกี่ยวข้อง จำนวน 196 เรื่อง หากภาพผลการดำเนินงานไม่ปรากฎในระบบสามารถตรวจสอบได้ทาง https://drive.google.com/drive/folders/1B6ytXOav_sHKRCHFGBYX-RJabZC9LmiK โฟลเดอร์รวมภาพประกอบตัวชี้วัด TraffyFondue ณ 30 ก.ย. 2568 | |
| 5129 |  | 2025-09-26 00:00:00.0000000 | 99.84 | 0.00 |  | ร้อยละของเรื่องทั้งหมดที่แจ้งผ่าน Traffy Fondue ได้รับการแก้ไขของสำนักเทศกิจ ณ วันที่ 26 กันยายน 2568 จำนวน 2,631 เรื่อง จากเรื่องร้องเรียนที่อยู่ในอำนาจหน้าที่ของสำนักเทศกิจ จำนวน 2,635 เรื่อง คิดเป็นร้อยละ 99.84 รายละเอียดที่นำมาคำนวณร้อยละความสำเร็จ ดังนี้ สำนักเทศกิจมีการรับเรื่องผ่านแพลตฟอร์ม ตั้งแต่ระบบเริ่มรับเรื่อง - วันที่ 26 กันยายน 2568 สำนักเทศกิจมีเรื่องเข้าระบบ Traffy Fondue จำนวน 2,834 เรื่อง ส่งต่อหน่วยงานอื่นรับผิดชอบตามอำนาจหน้าที่ของหน่วยงาน จำนวน 184 เรื่อง ไม่เกี่ยวข้องจำนวน จำนวน 15 เรื่อง เป็นเรื่องที่อยู่ในอำนาจหน้าที่สำนักเทศกิจ จำนวน 2,635 เรื่อง สำนักเทศกิจดำเนินการเสร็จสิ้น จำนวน 2,631 เรื่อง อยู่ระหว่างดำเนินการ จำนวน 3 เรื่อง อยู่ในสถานะขั้นตอนทางกฎหมาย จำนวน 1 เรื่อง หมายเหตุ : ในการคำนวณผลมีการหักลบเรื่องที่ส่งต่อให้หน่วยงานอื่นและเรื่องที่ไม่เกี่ยวข้อง จำนวน 199 เรื่อง หากภาพผลการดำเนินงานไม่ปรากฎในระบบสามารถตรวจสอบได้ทาง https://drive.google.com/drive/folders/1B6ytXOav_sHKRCHFGBYX-RJabZC9LmiK โฟลเดอร์รวมภาพประกอบตัวชี้วัด TraffyFondue ประจำเดือน ก.ย. 2568 | |
| 5129 |  | 2025-08-25 00:00:00.0000000 | 99.64 | 0.00 |  | ร้อยละของเรื่องทั้งหมดที่แจ้งผ่าน Traffy Fondue ได้รับการแก้ไขของสำนักเทศกิจ ณ วันที่ 24 สิงหาคม 2568 จำนวน 2,526 เรื่อง จากเรื่องร้องเรียนที่อยู่ในอำนาจหน้าที่ของสำนักเทศกิจ จำนวน 2,535 เรื่อง คิดเป็นร้อยละ 99.64 รายละเอียดที่นำมาคำนวณร้อยละความสำเร็จ ดังนี้ สำนักเทศกิจมีการรับเรื่องผ่านแพลตฟอร์ม ตั้งแต่ระบบเริ่มรับเรื่อง - วันที่ 24 สิงหาคม 2568 สำนักเทศกิจมีเรื่องเข้าระบบ Traffy Fondue จำนวน 2,716 เรื่อง ส่งต่อหน่วยงานอื่นรับผิดชอบตามอำนาจหน้าที่ของหน่วยงาน จำนวน 166 เรื่อง ไม่เกี่ยวข้องจำนวน จำนวน 15 เรื่อง เป็นเรื่องที่อยู่ในอำนาจหน้าที่สำนักเทศกิจ จำนวน 2,535 เรื่อง สำนักเทศกิจดำเนินการเสร็จสิ้น จำนวน 2,526 เรื่อง อยู่ระหว่างดำเนินการ จำนวน 8 เรื่อง อยู่ในสถานะขั้นตอนทางกฎหมาย จำนวน 1 เรื่อง หมายเหตุ : ในการคำนวณผลมีการหักลบเรื่องที่ส่งต่อให้หน่วยงานอื่นและเรื่องที่ไม่เกี่ยวข้อง จำนวน 181 เรื่อง หากภาพผลการดำเนินงานไม่ปรากฎในระบบสามารถตรวจสอบได้ทาง https://drive.google.com/drive/folders/1B6ytXOav_sHKRCHFGBYX-RJabZC9LmiK โฟลเดอร์รวมภาพประกอบตัวชี้วัด TraffyFondue ประจำเดือน ส.ค. 2568 | |
| 5129 |  | 2025-07-25 00:00:00.0000000 | 99.75 | 0.00 |  | ร้อยละของเรื่องทั้งหมดที่แจ้งผ่าน Traffy Fondue ได้รับการแก้ไขของสำนักเทศกิจ ณ วันที่ 25 กรกฎาคม 2568 จำนวน 2,451 เรื่อง จากเรื่องร้องเรียนที่อยู่ในอำนาจหน้าที่ของสำนักเทศกิจ จำนวน 2,457 เรื่อง คิดเป็นร้อยละ 99.75
รายละเอียดที่นำมาคำนวณร้อยละความสำเร็จ ดังนี้ สำนักเทศกิจมีการรับเรื่องผ่านแพลตฟอร์ม ตั้งแต่ระบบเริ่มรับเรื่อง - วันที่ 25 กรกฎาคม 2568 สำนักเทศกิจมีเรื่องเข้าระบบ Traffy Fondue จำนวน 2,634 เรื่อง ส่งต่อหน่วยงานอื่นรับผิดชอบตามอำนาจหน้าที่ของหน่วยงาน จำนวน 165 เรื่อง ไม่เกี่ยวข้องจำนวน จำนวน 12 เรื่อง เป็นเรื่องที่อยู่ในอำนาจหน้าที่สำนักเทศกิจ จำนวน 2,457 เรื่อง สำนักเทศกิจดำเนินการเสร็จสิ้น จำนวน 2,451 เรื่อง อยู่ระหว่างดำเนินการ จำนวน 5 เรื่อง อยู่ในสถานะขั้นตอนทางกฎหมาย จำนวน 1 เรื่อง หมายเหตุ : ในการคำนวณผลมีการหักลบเรื่องที่ส่งต่อให้หน่วยงานอื่นและเรื่องที่ไม่เกี่ยวข้อง จำนวน 177 เรื่อง หากภาพผลการดำเนินงานไม่ปรากฎในระบบสามารถตรวจสอบได้ทาง https://drive.google.com/drive/folders/1B6ytXOav_sHKRCHFGBYX-RJabZC9LmiK โฟลเดอร์รวมภาพประกอบตัวชี้วัด TraffyFondue ประจำเดือน ก.ค. 2568
| |
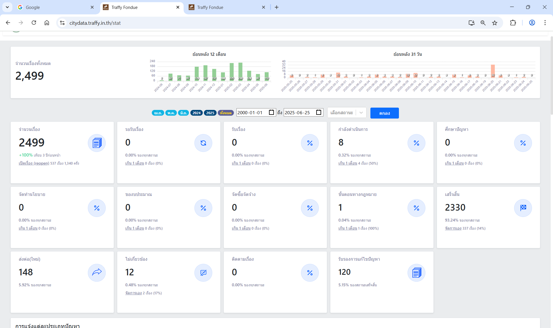
| 5129 |  | 2025-06-25 00:00:00.0000000 | 99.61 | 0.00 |  | ร้อยละของเรื่องทั้งหมดที่แจ้งผ่าน Traffy Fondue ได้รับการแก้ไขของสำนักเทศกิจ ณ วันที่ 25 มิถุนายน 2568 จำนวน 2,330 เรื่อง จากเรื่องร้องเรียนที่อยู่ในอำนาจหน้าที่ของสำนักเทศกิจ จำนวน 2,339 เรื่อง คิดเป็นร้อยละ 99.61 รายละเอียดที่นำมาคำนวณร้อยละความสำเร็จ ดังนี้ สำนักเทศกิจมีการรับเรื่องผ่านแพลตฟอร์ม ตั้งแต่ระบบเริ่มรับเรื่อง - วันที่ 25 มิถุนายน 2568 สำนักเทศกิจมีเรื่องเข้าระบบ Traffy Fondue จำนวน 2,499 เรื่อง ส่งต่อหน่วยงานอื่นรับผิดชอบตามอำนาจหน้าที่ของหน่วยงาน จำนวน 148 เรื่อง ไม่เกี่ยวข้องจำนวน จำนวน 12 เรื่อง เป็นเรื่องที่อยู่ในอำนาจหน้าที่สำนักเทศกิจ จำนวน 2,339 เรื่อง สำนักเทศกิจดำเนินการเสร็จสิ้น จำนวน 2,330 เรื่อง อยู่ระหว่างดำเนินการ จำนวน 8 เรื่อง อยู่ในสถานะขั้นตอนทางกฎหมาย จำนวน 1 เรื่อง หมายเหตุ : ในการคำนวณผลมีการหักลบเรื่องที่ส่งต่อให้หน่วยงานอื่นและเรื่องที่ไม่เกี่ยวข้อง จำนวน 160 เรื่อง หากภาพผลการดำเนินงานไม่ปรากฎในระบบสามารถตรวจสอบได้ทาง https://drive.google.com/drive/folders/1B6ytXOav_sHKRCHFGBYX-RJabZC9LmiK โฟลเดอร์รวมภาพประกอบตัวชี้วัด TraffyFondue ประจำเดือน มิ.ย. 2568 | |
| 5129 |  | 2025-05-24 00:00:00.0000000 | 99.63 | 0.00 |  | ร้อยละของเรื่องทั้งหมดที่แจ้งผ่าน Traffy Fondue ได้รับการแก้ไขของสำนักเทศกิจ ณ วันที่ 24 พฤษภาคม 2568 จำนวน 2,218 เรื่อง จากเรื่องร้องเรียนที่อยู่ในอำนาจหน้าที่ของสำนักเทศกิจ จำนวน 2,222 เรื่อง คิดเป็นร้อยละ 99.63 รายละเอียดที่นำมาคำนวณร้อยละความสำเร็จ ดังนี้ สำนักเทศกิจมีการรับเรื่องผ่านแพลตฟอร์ม ตั้งแต่ระบบเริ่มรับเรื่อง - วันที่ 24 พฤษภาคม 2568 สำนักเทศกิจมีเรื่องเข้าระบบ Traffy Fondue จำนวน 2,350 เรื่อง ส่งต่อหน่วยงานอื่นรับผิดชอบตามอำนาจหน้าที่ของหน่วยงาน จำนวน 116 เรื่อง ไม่เกี่ยวข้องจำนวน จำนวน 12 เรื่อง เป็นเรื่องที่อยู่ในอำนาจหน้าที่สำนักเทศกิจ จำนวน 2,222 เรื่อง สำนักเทศกิจดำเนินการเสร็จสิ้น จำนวน 2,218 เรื่อง อยู่ระหว่างดำเนินการ จำนวน 3 เรื่อง อยู่ในสถานะขั้นตอนทางกฎหมาย จำนวน 1 เรื่อง หมายเหตุ : ในการคำนวณผลมีการหักลบเรื่องที่ส่งต่อให้หน่วยงานอื่นและเรื่องที่ไม่เกี่ยวข้อง จำนวน 128 เรื่อง หากภาพผลการดำเนินงานไม่ปรากฎในระบบสามารถตรวจสอบได้ทาง https://drive.google.com/drive/folders/1B6ytXOav_sHKRCHFGBYX-RJabZC9LmiK โฟลเดอร์รวมภาพประกอบตัวชี้วัด TraffyFondue ประจำเดือน พ.ค. 2568 | |
| 5129 |  | 2025-04-25 00:00:00.0000000 | 99.91 | 0.00 |  | ร้อยละของเรื่องทั้งหมดที่แจ้งผ่าน Traffy Fondue ได้รับการแก้ไขของสำนักเทศกิจ ณ วันที่ 25 เมษายน 2568 จำนวน 2,134 เรื่อง จากเรื่องร้องเรียนที่อยู่ในอำนาจหน้าที่ของสำนักเทศกิจ จำนวน 2,136 เรื่อง คิดเป็นร้อยละ 99.91 รายละเอียดที่นำมาคำนวณร้อยละความสำเร็จ สำนักเทศกิจ มีการรับเรื่องผ่านแพลตฟอร์ม ตั้งแต่ระบบเริ่มรับเรื่อง - วันที่ 25 เมษายน 2568 สำนักเทศกิจมีเรื่องเข้าระบบ Traffy Fondue จำนวน 2,268 เรื่อง ส่งต่อหน่วยงานอื่นรับผิดชอบตามอำนาจหน้าที่ของหน่วยงาน จำนวน 122 เรื่อง ไม่เกี่ยวข้องจำนวน จำนวน 10 เรื่อง เป็นเรื่องที่อยู่ในอำนาจหน้าที่สำนักเทศกิจ จำนวน 2,136 เรื่อง สำนักเทศกิจดำเนินการเสร็จสิ้น จำนวน 2,134 เรื่อง อยู่ระหว่างดำเนินการ จำนวน 1 เรื่อง อยู่ในสถานะติดตามเรื่อง จำนวน 1 เรื่อง หมายเหตุ : ในการคำนวณผลมีการหักลบเรื่องที่ส่งต่อให้หน่วยงานอื่นและเรื่องที่ไม่เกี่ยวข้อง จำนวน 132 เรื่อง หากภาพผลการดำเนินงานไม่ปรากฎในระบบสามารถตรวจสอบได้ทาง https://drive.google.com/drive/folders/1B6ytXOav_sHKRCHFGBYX-RJabZC9LmiK โฟลเดอร์รวมภาพประกอบตัวชี้วัด TraffyFondue ประจำเดือน เม.ย. 2568 | |
| 5129 |  | 2025-03-25 00:00:00.0000000 | 99.18 | 0.00 |  | ร้อยละของเรื่องทั้งหมดที่แจ้งผ่าน Traffy Fondue ได้รับการแก้ไขของสำนักเทศกิจ ณ วันที่ 24 มีนาคม 2568 จำนวน 1,943 เรื่อง จากเรื่องร้องเรียนที่อยู่ในอำนาจหน้าที่ของสำนักเทศกิจ จำนวน 1,959 เรื่อง คิดเป็นร้อยละ 99.18
รายละเอียดที่นำมาคำนวณร้อยละความสำเร็จ สำนักเทศกิจ มีการรับเรื่องผ่านแพลตฟอร์ม ตั้งแต่ระบบเริ่มรับเรื่อง - วันที่ 24 มีนาคม 2568 สำนักเทศกิจมีเรื่องเข้าระบบ Traffy Fondue จำนวน 2,090 เรื่อง ส่งต่อหน่วยงานอื่นรับผิดชอบตามอำนาจหน้าที่ของหน่วยงาน จำนวน 122 เรื่อง ไม่เกี่ยวข้องจำนวน จำนวน 9 เรื่อง เป็นเรื่องที่อยู่ในอำนาจหน้าที่สำนักเทศกิจ จำนวน 1,959 เรื่อง สำนักเทศกิจดำเนินการเสร็จสิ้น จำนวน 1,943 เรื่อง อยู่ระหว่างดำเนินการ จำนวน 15 เรื่อง อยู่ในสถานะติดตามเรื่อง จำนวน 1 เรื่อง หมายเหตุ : ในการคำนวณผลมีการหักลบเรื่องที่ส่งต่อให้หน่วยงานอื่นและเรื่องที่ไม่เกี่ยวข้อง จำนวน 131 เรื่อง หากภาพผลการดำเนินงานไม่ปรากฎในระบบสามารถตรวจสอบได้ทาง https://drive.google.com/drive/folders/1B6ytXOav_sHKRCHFGBYX-RJabZC9LmiK โฟลเดอร์รวมภาพประกอบตัวชี้วัด TraffyFondue ประจำเดือน มี.ค. 2568
| |
| 5129 |  | 2025-02-25 00:00:00.0000000 | 98.97 | 0.00 | J.jpg) | ร้อยละของเรื่องทั้งหมดที่แจ้งผ่าน Traffy Fondue ได้รับการแก้ไขของสำนักเทศกิจ ณ วันที่ 24 กุมภาพันธ์ 2568 จำนวน 1,537 เรื่อง จากเรื่องร้องเรียนที่อยู่ในอำนาจหน้าที่ของสำนักเทศกิจ จำนวน 1,553 เรื่อง คิดเป็นร้อยละ98.969
รายละเอียดที่นำมาคำนวณร้อยละความสำเร็จ สำนักเทศกิจ มีการรับเรื่องผ่านแพลตฟอร์ม
ตั้งแต่ระบบเริ่มรับเรื่อง - วันที่ 24 กุมภาพันธ์ 2568 สำนักเทศกิจมีเรื่องเข้าระบบ Traffy Fondue จำนวน 1,701 เรื่อง ส่งต่อหน่วยงานอื่นรับผิดชอบตามอำนาจหน้าที่ของหน่วยงาน จำนวน 139 เรื่อง ไม่เกี่ยวข้องจำนวน จำนวน 9 เรื่อง เป็นเรื่องที่อยู่ในอำนาจหน้าที่สำนักเทศกิจ จำนวน 1,553 เรื่อง สำนักเทศกิจดำเนินการเสร็จสิ้น จำนวน 1,537 เรื่อง อยู่ระหว่างดำเนินการ จำนวน 15 เรื่อง อยู่ในสถานะขั้นตอนทางกฎหมาย จำนวน 1 เรื่อง หมายเหตุ :. ในการคำนวณผลมีการหักลบเรื่องที่ส่งต่อให้หน่วยงานอื่นและเรื่องที่ไม่เกี่ยวข้อง จำนวน 148 เรื่อง หากภาพผลการดำเนินงานไม่ปรากฎในระบบสามารถตรวจสอบได้ทาง https://drive.google.com/drive/folders/1B6ytXOav_sHKRCHFGBYX-RJabZC9LmiK
| |
| 5129 |  | 2025-01-24 00:00:00.0000000 | 99.67 | 0.00 |  | ร้อยละของเรื่องทั้งหมดที่แจ้งผ่าน Traffy Fondue ได้รับการแก้ไข ของสำนักเทศกิจ ณ วันที่ 23 มกราคม 2568
จำนวน 1,500 เรื่อง คิดเป็นร้อยละ 99.667
รายละเอียดที่นำมาคำนวณร้อยละความสำเร็จ
สำนักเทศกิจ มีการรับเรื่องผ่านแพลตฟอร์ม ตั้งแต่ระบบเริ่มรับเรื่อง - 23 มกราคม 2568 จำนวน 1,677 เรื่อง
ส่งต่อหน่วยงานอื่นรับผิดชอบตามอำนาจหน้าที่ของหน่วยงาน จำนวน 164 เรื่อง
ไม่เกี่ยวข้องจำนวน จำนวน 8 เรื่อง
เป็นเรื่องที่อยู่ในอำนาจหน้าที่สำนักเทศกิจ จำนวน 1,505 เรื่อง
สำนักเทศกิจดำเนินการเสร็จสิ้น จำนวน 1,500 เรื่อง
อยู่ระหว่างดำเนินการ จำนวน 4 เรื่อง
อยู่ในสถานะขั้นตอนทางกฎหมาย จำนวน 1 เรื่อง
หมายเหตุ :
1. ในการคำนวณผลมีการหักลบเรื่องที่ส่งต่อให้หน่วยงานอื่นและเรื่องที่ไม่เกี่ยวข้อง จำนวน 164 เรื่อง
2. ได้แนบภาพสกรีนช็อตจากระบบ Traffy Fondue มาเป็นหลักฐานแล้ว
| |
| 5129 |  | 2024-12-24 00:00:00.0000000 | 99.93 | 0.00 |  | ร้อยละของเรื่องทั้งหมดที่แจ้งผ่าน Traffy Fondue ได้รับการแก้ไข ณ วันที่ 24 ธันวาคม 2567 จำนวน 1,515 เรื่อง จากเรื่องร้องเรียนที่อยู่ในอำนาจหน้าที่ของสำนักเทศกิจ จำนวน 1,516 เรื่อง คิดเป็นร้อยละ 99.93
รายละเอียดที่นำมาคำนวณร้อยละความสำเร็จ ดังนี้ สำนักเทศกิจมีการรับเรื่องผ่านแพลตฟอร์ม ตั้งแต่ระบบเริ่มรับเรื่อง - วันที่ 24 ธันวาคม 2567 สำนักเทศกิจมีเรื่องเข้าระบบ Traffy Fondue จำนวน 1,593 เรื่อง ส่งต่อหน่วยงานอื่นรับผิดชอบตามอำนาจหน้าที่ของหน่วยงาน จำนวน 68 เรื่อง ไม่เกี่ยวข้องจำนวน จำนวน 9 เรื่อง เป็นเรื่องที่อยู่ในอำนาจหน้าที่สำนักเทศกิจ จำนวน 1,516 เรื่อง สำนักเทศกิจดำเนินการเสร็จสิ้น จำนวน 1,515 เรื่อง อยู่ในสถานะขั้นตอนทางกฎหมาย จำนวน 1 เรื่อง หมายเหตุ : ในการคำนวณผลมีการหักลบเรื่องที่ส่งต่อให้หน่วยงานอื่นและเรื่องที่ไม่เกี่ยวข้อง จำนวน 77 เรื่อง หากภาพผลการดำเนินงานไม่ปรากฎในระบบสามารถตรวจสอบได้ทาง https://drive.google.com/drive/folders/1B6ytXOav_sHKRCHFGBYX-RJabZC9LmiK โฟลเดอร์รวมภาพประกอบตัวชี้วัด TraffyFondue ประจำเดือน ธ.ค. 2567 | |
| 5129 |  | 2024-11-22 00:00:00.0000000 | 99.92 | 0.00 |  | ร้อยละของเรื่องทั้งหมดที่แจ้งผ่าน Traffy Fondue ได้รับการแก้ไข ณ วันที่ 25 พฤศจิกายน 2567 จำนวน 1,355 เรื่อง จากเรื่องร้องเรียนที่อยู่ในอำนาจหน้าที่ของสำนักเทศกิจ จำนวน 1,356 เรื่อง คิดเป็นร้อยละ 99.92
รายละเอียดที่นำมาคำนวณร้อยละความสำเร็จ ดังนี้ สำนักเทศกิจมีการรับเรื่องผ่านแพลตฟอร์ม ตั้งแต่ระบบเริ่มรับเรื่อง - วันที่ 24 พฤศจิกายน 2567 สำนักเทศกิจมีเรื่องเข้าระบบ Traffy Fondue จำนวน 1,428 เรื่อง ส่งต่อหน่วยงานอื่นรับผิดชอบตามอำนาจหน้าที่ของหน่วยงาน จำนวน 63 เรื่อง ไม่เกี่ยวข้องจำนวน จำนวน 9 เรื่อง เป็นเรื่องที่อยู่ในอำนาจหน้าที่สำนักเทศกิจ จำนวน 1,356 เรื่อง สำนักเทศกิจดำเนินการเสร็จสิ้น จำนวน 1,355 เรื่อง อยู่ในสถานะขั้นตอนทางกฎหมาย จำนวน 1 เรื่อง หมายเหตุ : ในการคำนวณผลมีการหักลบเรื่องที่ส่งต่อให้หน่วยงานอื่นและเรื่องที่ไม่เกี่ยวข้อง จำนวน 72 เรื่อง หากภาพผลการดำเนินงานไม่ปรากฎในระบบสามารถตรวจสอบได้ทาง https://drive.google.com/drive/folders/1B6ytXOav_sHKRCHFGBYX-RJabZC9LmiK โฟลเดอร์รวมภาพประกอบตัวชี้วัด TraffyFondue ประจำเดือน พ.ย. 2567 | |
| 5129 |  | 2024-10-30 00:00:00.0000000 | 99.91 | 0.00 |  | ร้อยละของเรื่องทั้งหมดที่แจ้งผ่าน Traffy Fondue ได้รับการแก้ไข ณ วันที่ 25 ตุลาคม 2567 จำนวน 1,147 เรื่อง จากเรื่องร้องเรียนที่อยู่ในอำนาจหน้าที่ของสำนักเทศกิจ จำนวน 1,148 เรื่อง คิดเป็นร้อยละ 99.91
รายละเอียดที่นำมาคำนวณร้อยละความสำเร็จ ดังนี้ สำนักเทศกิจมีการรับเรื่องผ่านแพลตฟอร์ม ตั้งแต่ระบบเริ่มรับเรื่อง - วันที่ 25 ตุลาคม 2567 สำนักเทศกิจมีเรื่องเข้าระบบ Traffy Fondue จำนวน 1,216 เรื่อง ส่งต่อหน่วยงานอื่นรับผิดชอบตามอำนาจหน้าที่ของหน่วยงาน จำนวน 59 เรื่อง ไม่เกี่ยวข้องจำนวน จำนวน 9 เรื่อง เป็นเรื่องที่อยู่ในอำนาจหน้าที่สำนักเทศกิจ จำนวน 1,148 เรื่อง สำนักเทศกิจดำเนินการเสร็จสิ้น จำนวน 1,147 เรื่อง อยู่ในสถานะขั้นตอนทางกฎหมาย จำนวน 1 เรื่อง หมายเหตุ : ในการคำนวณผลมีการหักลบเรื่องที่ส่งต่อให้หน่วยงานอื่นและเรื่องที่ไม่เกี่ยวข้อง จำนวน 68 เรื่อง หากภาพผลการดำเนินงานไม่ปรากฎในระบบสามารถตรวจสอบได้ทาง https://drive.google.com/drive/folders/1B6ytXOav_sHKRCHFGBYX-RJabZC9LmiK โฟลเดอร์รวมภาพประกอบตัวชี้วัด TraffyFondue ประจำเดือน ต.ค. 2567 | |
| 5130 |  | 2025-09-30 00:00:00.0000000 | 99.77 | 0.00 |  | สัดส่วนเรื่องที่ดำเนินการเสร็จสิ้นต่อเรื่องทั้งหมด ณ วันที่ 30 กันยายน 2568 จำนวน 2,646 เรื่อง จากเรื่องร้องเรียนที่อยู่ในอำนาจหน้าที่ของสำนักเทศกิจ จำนวน 2,652 เรื่อง คิดเป็นร้อยละ 99.77 รายละเอียดที่นำมาคำนวณร้อยละความสำเร็จ ดังนี้ สำนักเทศกิจมีการรับเรื่องผ่านแพลตฟอร์ม ตั้งแต่ระบบเริ่มรับเรื่อง - วันที่ 30 กันยายน 2568 สำนักเทศกิจมีเรื่องเข้าระบบ Traffy Fondue จำนวน 2,848 เรื่อง ส่งต่อหน่วยงานอื่นรับผิดชอบตามอำนาจหน้าที่ของหน่วยงาน จำนวน 181 เรื่อง ไม่เกี่ยวข้องจำนวน จำนวน 15 เรื่อง เป็นเรื่องที่อยู่ในอำนาจหน้าที่สำนักเทศกิจ จำนวน 2,652 เรื่อง สำนักเทศกิจดำเนินการเสร็จสิ้น จำนวน 2,646 เรื่อง อยู่ระหว่างดำเนินการ จำนวน 5 เรื่อง อยู่ในสถานะขั้นตอนทางกฎหมาย จำนวน 1 เรื่อง หมายเหตุ : ในการคำนวณผลมีการหักลบเรื่องที่ส่งต่อให้หน่วยงานอื่นและเรื่องที่ไม่เกี่ยวข้อง จำนวน 196 เรื่อง หากภาพผลการดำเนินงานไม่ปรากฎในระบบสามารถตรวจสอบได้ทาง https://drive.google.com/drive/folders/1B6ytXOav_sHKRCHFGBYX-RJabZC9LmiK โฟลเดอร์รวมภาพประกอบตัวชี้วัด TraffyFondue ณ 30 ก.ย. 2568 | |
| 5130 |  | 2025-09-26 00:00:00.0000000 | 99.84 | 0.00 |  | สัดส่วนเรื่องที่ดำเนินการเสร็จสิ้นต่อเรื่องทั้งหมด ณ วันที่ 26 กันยายน 2568 จำนวน 2,631 เรื่อง จากเรื่องร้องเรียนที่อยู่ในอำนาจหน้าที่ของสำนักเทศกิจ จำนวน 2,635 เรื่อง คิดเป็นร้อยละ 99.84 รายละเอียดที่นำมาคำนวณร้อยละความสำเร็จ ดังนี้ สำนักเทศกิจมีการรับเรื่องผ่านแพลตฟอร์ม ตั้งแต่ระบบเริ่มรับเรื่อง - วันที่ 26 กันยายน 2568 สำนักเทศกิจมีเรื่องเข้าระบบ Traffy Fondue จำนวน 2,834 เรื่อง ส่งต่อหน่วยงานอื่นรับผิดชอบตามอำนาจหน้าที่ของหน่วยงาน จำนวน 184 เรื่อง ไม่เกี่ยวข้องจำนวน จำนวน 15 เรื่อง เป็นเรื่องที่อยู่ในอำนาจหน้าที่สำนักเทศกิจ จำนวน 2,635 เรื่อง สำนักเทศกิจดำเนินการเสร็จสิ้น จำนวน 2,631 เรื่อง อยู่ระหว่างดำเนินการ จำนวน 3 เรื่อง อยู่ในสถานะขั้นตอนทางกฎหมาย จำนวน 1 เรื่อง หมายเหตุ : ในการคำนวณผลมีการหักลบเรื่องที่ส่งต่อให้หน่วยงานอื่นและเรื่องที่ไม่เกี่ยวข้อง จำนวน 199 เรื่อง หากภาพผลการดำเนินงานไม่ปรากฎในระบบสามารถตรวจสอบได้ทาง https://drive.google.com/drive/folders/1B6ytXOav_sHKRCHFGBYX-RJabZC9LmiK โฟลเดอร์รวมภาพประกอบตัวชี้วัด TraffyFondue ประจำเดือน ก.ย. 2568 | |
| 5130 |  | 2025-08-24 00:00:00.0000000 | 99.64 | 0.00 |  | สัดส่วนเรื่องที่ดำเนินการเสร็จสิ้นต่อเรื่องทั้งหมด ณ วันที่ 24 สิงหาคม 2568 จำนวน 2,526 เรื่อง จากเรื่องร้องเรียนที่อยู่ในอำนาจหน้าที่ของสำนักเทศกิจ จำนวน 2,535 เรื่อง คิดเป็นร้อยละ 99.64 รายละเอียดที่นำมาคำนวณร้อยละความสำเร็จ ดังนี้ สำนักเทศกิจมีการรับเรื่องผ่านแพลตฟอร์ม ตั้งแต่ระบบเริ่มรับเรื่อง - วันที่ 24 สิงหาคม 2568 สำนักเทศกิจมีเรื่องเข้าระบบ Traffy Fondue จำนวน 2,716 เรื่อง ส่งต่อหน่วยงานอื่นรับผิดชอบตามอำนาจหน้าที่ของหน่วยงาน จำนวน 166 เรื่อง ไม่เกี่ยวข้องจำนวน จำนวน 15 เรื่อง เป็นเรื่องที่อยู่ในอำนาจหน้าที่สำนักเทศกิจ จำนวน 2,535 เรื่อง สำนักเทศกิจดำเนินการเสร็จสิ้น จำนวน 2,526 เรื่อง อยู่ระหว่างดำเนินการ จำนวน 8 เรื่อง อยู่ในสถานะขั้นตอนทางกฎหมาย จำนวน 1 เรื่อง หมายเหตุ : ในการคำนวณผลมีการหักลบเรื่องที่ส่งต่อให้หน่วยงานอื่นและเรื่องที่ไม่เกี่ยวข้อง จำนวน 181 เรื่อง หากภาพผลการดำเนินงานไม่ปรากฎในระบบสามารถตรวจสอบได้ทาง https://drive.google.com/drive/folders/1B6ytXOav_sHKRCHFGBYX-RJabZC9LmiK โฟลเดอร์รวมภาพประกอบตัวชี้วัด TraffyFondue ประจำเดือน ส.ค. 2568 | |
| 5130 |  | 2025-07-25 00:00:00.0000000 | 99.75 | 0.00 |  | สัดส่วนเรื่องที่ดำเนินการเสร็จสิ้นต่อเรื่องทั้งหมด ณ วันที่ 25 กรกฎาคม 2568 จำนวน 2,451 เรื่อง จากเรื่องร้องเรียนที่อยู่ในอำนาจหน้าที่ของสำนักเทศกิจ จำนวน 2,457 เรื่อง คิดเป็นร้อยละ 99.75
รายละเอียดที่นำมาคำนวณร้อยละความสำเร็จ ดังนี้ สำนักเทศกิจมีการรับเรื่องผ่านแพลตฟอร์ม ตั้งแต่ระบบเริ่มรับเรื่อง - วันที่ 25 กรกฎาคม 2568 สำนักเทศกิจมีเรื่องเข้าระบบ Traffy Fondue จำนวน 2,634 เรื่อง ส่งต่อหน่วยงานอื่นรับผิดชอบตามอำนาจหน้าที่ของหน่วยงาน จำนวน 165 เรื่อง ไม่เกี่ยวข้องจำนวน จำนวน 12 เรื่อง เป็นเรื่องที่อยู่ในอำนาจหน้าที่สำนักเทศกิจ จำนวน 2,457 เรื่อง สำนักเทศกิจดำเนินการเสร็จสิ้น จำนวน 2,451 เรื่อง อยู่ระหว่างดำเนินการ จำนวน 5 เรื่อง อยู่ในสถานะขั้นตอนทางกฎหมาย จำนวน 1 เรื่อง หมายเหตุ : ในการคำนวณผลมีการหักลบเรื่องที่ส่งต่อให้หน่วยงานอื่นและเรื่องที่ไม่เกี่ยวข้อง จำนวน 177 เรื่อง หากภาพผลการดำเนินงานไม่ปรากฎในระบบสามารถตรวจสอบได้ทาง https://drive.google.com/drive/folders/1B6ytXOav_sHKRCHFGBYX-RJabZC9LmiK โฟลเดอร์รวมภาพประกอบตัวชี้วัด TraffyFondue ประจำเดือน ก.ค. 2568
| |
| 5130 |  | 2025-06-25 00:00:00.0000000 | 99.61 | 0.00 |  | สัดส่วนเรื่องที่ดำเนินการเสร็จสิ้นต่อเรื่องทั้งหมด ณ วันที่ 25 มิถุนายน 2568 จำนวน 2,330 เรื่อง จากเรื่องร้องเรียนที่อยู่ในอำนาจหน้าที่ของสำนักเทศกิจ จำนวน 2,339 เรื่อง คิดเป็นร้อยละ 99.61 รายละเอียดที่นำมาคำนวณร้อยละความสำเร็จ ดังนี้ สำนักเทศกิจมีการรับเรื่องผ่านแพลตฟอร์ม ตั้งแต่ระบบเริ่มรับเรื่อง - วันที่ 25 มิถุนายน 2568 สำนักเทศกิจมีเรื่องเข้าระบบ Traffy Fondue จำนวน 2,499 เรื่อง ส่งต่อหน่วยงานอื่นรับผิดชอบตามอำนาจหน้าที่ของหน่วยงาน จำนวน 148 เรื่อง ไม่เกี่ยวข้องจำนวน จำนวน 12 เรื่อง เป็นเรื่องที่อยู่ในอำนาจหน้าที่สำนักเทศกิจ จำนวน 2,339 เรื่อง สำนักเทศกิจดำเนินการเสร็จสิ้น จำนวน 2,330 เรื่อง อยู่ระหว่างดำเนินการ จำนวน 8 เรื่อง อยู่ในสถานะขั้นตอนทางกฎหมาย จำนวน 1 เรื่อง หมายเหตุ : ในการคำนวณผลมีการหักลบเรื่องที่ส่งต่อให้หน่วยงานอื่นและเรื่องที่ไม่เกี่ยวข้อง จำนวน 160 เรื่อง หากภาพผลการดำเนินงานไม่ปรากฎในระบบสามารถตรวจสอบได้ทาง https://drive.google.com/drive/folders/1B6ytXOav_sHKRCHFGBYX-RJabZC9LmiK โฟลเดอร์รวมภาพประกอบตัวชี้วัด TraffyFondue ประจำเดือน มิ.ย. 2568 | |
| 5130 |  | 2025-05-24 00:00:00.0000000 | 99.63 | 0.00 |  | สัดส่วนเรื่องที่ดำเนินการเสร็จสิ้นต่อเรื่องทั้งหมด ณ วันที่ 24 พฤษภาคม 2568 จำนวน 2,218 เรื่อง จากเรื่องร้องเรียนที่อยู่ในอำนาจหน้าที่ของสำนักเทศกิจ จำนวน 2,222 เรื่อง คิดเป็นร้อยละ 99.63 รายละเอียดที่นำมาคำนวณร้อยละความสำเร็จ ดังนี้ สำนักเทศกิจมีการรับเรื่องผ่านแพลตฟอร์ม ตั้งแต่ระบบเริ่มรับเรื่อง - วันที่ 24 พฤษภาคม 2568 สำนักเทศกิจมีเรื่องเข้าระบบ Traffy Fondue จำนวน 2,350 เรื่อง ส่งต่อหน่วยงานอื่นรับผิดชอบตามอำนาจหน้าที่ของหน่วยงาน จำนวน 116 เรื่อง ไม่เกี่ยวข้องจำนวน จำนวน 12 เรื่อง เป็นเรื่องที่อยู่ในอำนาจหน้าที่สำนักเทศกิจ จำนวน 2,222 เรื่อง สำนักเทศกิจดำเนินการเสร็จสิ้น จำนวน 2,218 เรื่อง อยู่ระหว่างดำเนินการ จำนวน 3 เรื่อง อยู่ในสถานะขั้นตอนทางกฎหมาย จำนวน 1 เรื่อง หมายเหตุ : ในการคำนวณผลมีการหักลบเรื่องที่ส่งต่อให้หน่วยงานอื่นและเรื่องที่ไม่เกี่ยวข้อง จำนวน 128 เรื่อง หากภาพผลการดำเนินงานไม่ปรากฎในระบบสามารถตรวจสอบได้ทาง https://drive.google.com/drive/folders/1B6ytXOav_sHKRCHFGBYX-RJabZC9LmiK โฟลเดอร์รวมภาพประกอบตัวชี้วัด TraffyFondue ประจำเดือน พ.ค. 2568 | |
| 5130 |  | 2025-04-25 00:00:00.0000000 | 99.91 | 0.00 |  | สัดส่วนเรื่องที่ดำเนินการเสร็จสิ้นต่อเรื่องทั้งหมด ณ วันที่ 25 เมษายน 2568 จำนวน 2,134 เรื่อง จากเรื่องร้องเรียนที่อยู่ในอำนาจหน้าที่ของสำนักเทศกิจ จำนวน 2,136 เรื่อง คิดเป็นร้อยละ 99.91
รายละเอียดที่นำมาคำนวณร้อยละความสำเร็จ สำนักเทศกิจมีเรื่องเข้าระบบ Traffy Fondue จำนวน 2,268 เรื่อง ส่งต่อหน่วยงานอื่นรับผิดชอบตามอำนาจหน้าที่ของหน่วยงาน จำนวน 122 เรื่อง ไม่เกี่ยวข้องจำนวน จำนวน 10 เรื่อง เป็นเรื่องที่อยู่ในอำนาจหน้าที่สำนักเทศกิจ จำนวน 2,136 เรื่อง สำนักเทศกิจดำเนินการเสร็จสิ้น จำนวน 2,134 เรื่อง อยู่ระหว่างดำเนินการ จำนวน 1 เรื่อง อยู่ในสถานะติดตามเรื่อง จำนวน 1 เรื่อง หมายเหตุ : ในการคำนวณผลมีการหักลบเรื่องที่ส่งต่อให้หน่วยงานอื่นและเรื่องที่ไม่เกี่ยวข้อง จำนวน 132 เรื่อง หากภาพผลการดำเนินงานไม่ปรากฎในระบบสามารถตรวจสอบได้ทาง https://drive.google.com/drive/folders/1B6ytXOav_sHKRCHFGBYX-RJabZC9LmiK โฟลเดอร์รวมภาพประกอบตัวชี้วัด TraffyFondue ประจำเดือน เม.ย. 2568
| |