กลับหน้าหลัก โครงการฯ ของหน่วยงาน
รายละเอียดโครงการ : การแก้ไขปัญหาเรื่องร้องเรียนของประชาชนผ่านระบบ Traffy Fondue (ร้อยละ) (ID: 6012)
รายละเอียดโครงการ
Showing 1-1 of 1 item.
| สยป.1 | File | ชื่อโครงการ/กิจกรรม | งบประมาณฯ | ความคืบหน้าฯ | หน่วยงานที่รับผิดชอบ | ส่วนราชการ/ฝ่าย |
|---|---|---|---|---|---|---|
![]() | - | การแก้ไขปัญหาเรื่องร้องเรียนของประชาชนผ่านระบบ Traffy Fondue (ร้อยละ) | 0.00 | 100.00 | สำนักงานเขตบางซื่อ | ฝ่ายปกครอง |
KRs/KPI ที่เกี่ยวข้อง
| สยป.2 | Action | KEY_RESULT | หน่วยนับ | ค่าเป้าหมาย | ผลการดำเนินงาน | ความคืบหน้าของ KPI (%) |
|---|---|---|---|---|---|---|
No results found. | ||||||
** รายละเอียดเกี่ยวกับการรายงานฯ **
Showing 1-15 of 15 items.
| KEY RESULT | สยป.3 | วันที่รายงาน | ผลการดำเนินงาน (#1) | ... (#2) | Photo | REPORT_NOTE | เชื่อมโยงข้อมูลเกี่ยวข้องฯ |
|---|---|---|---|---|---|---|---|
| 102 | ![]() | 2024-12-24 00:00:00.0000000 | 58.05 | 0.00 | ผลการดำเนินการแก้ไขเรื่องร้องเรียนจากประชาชน ผ่านระบบ Traffy Fondue ของสำนักงานเขตบางซื่อ ประจำเดือนพฤศจิกายน 2567 (ข้อมูล ณ วันที่ 30 พ.ย. 67) จำนวนเรื่องทั้งหมด 534 เรื่อง เสร็จสิ้น 310 เรื่อง ส่งต่อ 170 เรื่อง | ||
| 102 | ![]() | 2024-12-24 00:00:00.0000000 | 50.57 | 0.00 | ผลการดำเนินการแก้ไขเรื่องร้องเรียนจากประชาชน ผ่านระบบ Traffy Fondue ของสำนักงานเขตบางซื่อ ประจำเดือนธันวาคม 2567 (ข้อมูล ณ วันที่ 24 ธ.ค. 67) จำนวนเรื่องทั้งหมด 526 เรื่อง เสร็จสิ้น 266 เรื่อง ส่งต่อ 193 เรื่อง | ||
| 102 | ![]() | 2024-10-31 00:00:00.0000000 | 59.20 | 0.00 | ผลการดำเนินการแก้ไขเรื่องร้องเรียนจากประชาชน ผ่านระบบ Traffy Fondue ของสำนักงานเขตบางซื่อ ประจำเดือนตุลาคม 2567 (ข้อมูล ณ วันที่ 31 ต.ค. 67) จำนวนเรื่องทั้งหมด 527 เรื่อง เสร็จสิ้น 312 เรื่อง ส่งต่อ 170 เรื่อง | ||
| 102 | ![]() | 2024-09-19 00:00:00.0000000 | 57.94 | 0.00 | ผลการดำเนินการแก้ไขเรื่องร้องเรียนจากประชาชน ผ่านระบบ Traffy Fondue ของสำนักงานเขตบางซื่อ ประจำเดือนกันยายน 2567 (ข้อมูล ณ วันที่ 30 ก.ย. 67) จำนวนเรื่องทั้งหมด 585 เรื่อง เสร็จสิ้น 339 เรื่อง ส่งต่อ 169 เรื่อง | ||
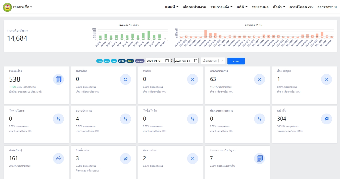
| 102 | ![]() | 2024-09-01 00:00:00.0000000 | 56.50 | 0.00 | ผลการดำเนินการแก้ไขเรื่องร้องเรียนจากประชาชน ผ่านระบบ Traffy Fondue ของสำนักงานเขตบางซื่อ ประจำเดือนสิงหาคม 2567 (ข้อมูล ณ วันที่ 1 ก.ย. 67) จำนวนเรื่องทั้งหมด 538 เรื่อง เสร็จสิ้น 304 เรื่อง ส่งต่อ 161 เรื่อง | ||
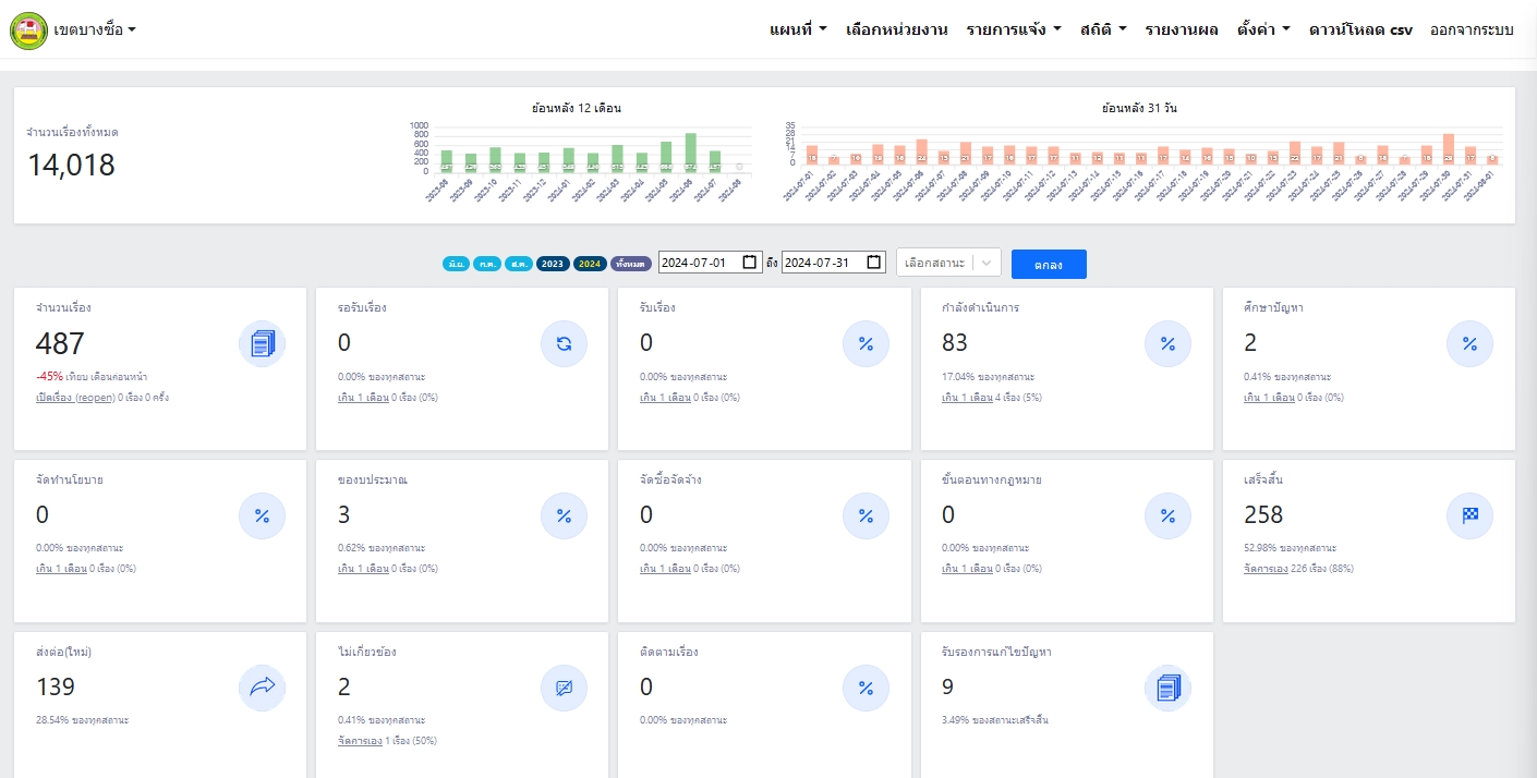
| 102 | ![]() | 2024-07-23 00:00:00.0000000 | 52.97 | 0.00 | ผลการดำเนินการแก้ไขเรื่องร้องเรียนจากประชาชน ผ่านระบบ Traffy Fondue ของสำนักงานเขตบางซื่อ ประจำเดือนกรกฎาคม 2567 (ข้อมูล ณ วันที่ 23 ก.ค. 67) จำนวนเรื่องทั้งหมด 487 เรื่อง เสร็จสิ้น 258 เรื่อง ส่งต่อ 139 เรื่อง | ||
| 102 | ![]() | 2024-06-24 00:00:00.0000000 | 58.47 | 0.00 | ผลการดำเนินการแก้ไขเรื่องร้องเรียนจากประชาชน ผ่านระบบ Traffy Fondue ของสำนักงานเขตบางซื่อ ประจำเดือนมิถุนายน 2567 (ข้อมูล ณ วันที่ 30 มิ.ย. 67) จำนวนเรื่องทั้งหมด 874 เรื่อง เสร็จสิ้น 511 เรื่อง ส่งต่อ 257 เรื่อง | ||
| 102 | ![]() | 2024-05-24 00:00:00.0000000 | 64.53 | 0.00 | ผลการดำเนินการแก้ไขเรื่องร้องเรียนจากประชาชน ผ่านระบบ Traffy Fondue ของสำนักงานเขตบางซื่อ ประจำเดือนพฤษภาคม 2567 (ข้อมูล ณ วันที่ 31 พ.ค. 67) จำนวนเรื่องทั้งหมด 688 เรื่อง เสร็จสิ้น 444 เรื่อง ส่งต่อ 164 เรื่อง | ||
| 102 | ![]() | 2024-04-29 00:00:00.0000000 | 60.81 | 0.00 | ผลการดำเนินการแก้ไขเรื่องร้องเรียนจากประชาชน ผ่านระบบ Traffy Fondue ของสำนักงานเขตบางซื่อ ประจำเดือนเมษายน 2567 จำนวนเรื่องทั้งหมด 444 เรื่อง เสร็จสิ้น 270 เรื่อง ส่งต่อ 127 เรื่อง | ||
| 102 | ![]() | 2024-03-26 00:00:00.0000000 | 47.40 | 0.00 | ผลการดำเนินการแก้ไขเรื่องร้องเรียนจากประชาชน ผ่านระบบ Traffy Fondue ของสำนักงานเขตบางซื่อ ประจำเดือนมีนาคม 2567 จำนวนเรื่องทั้งหมด 481 เรื่อง เสร็จสิ้น 228 เรื่อง ส่งต่อ 154 เรื่อง | ||
| 102 | ![]() | 2024-02-23 00:00:00.0000000 | 54.92 | 0.00 | ผลการดำเนินการแก้ไขเรื่องร้องเรียนจากประชาชน ผ่านระบบ Traffy Fondue ของสำนักงานเขตบางซื่อ ประจำเดือนกุมภาพันธ์ 2567 จำนวนเรื่องทั้งหมด 437 เรื่อง เสร็จสิ้น 240 เรื่อง ส่งต่อ 126 เรื่อง | ||
| 102 | ![]() | 2024-01-29 00:00:00.0000000 | 59.01 | 0.00 | ผลการดำเนินการแก้ไขเรื่องร้องเรียนจากประชาชน ผ่านระบบ Traffy Fondue ของสำนักงานเขตบางซื่อ ประจำเดือนมกราคม 2567 จำนวนเรื่องทั้งหมด 544 เรื่อง เสร็จสิ้น 321 เรื่อง ส่งต่อ 157 เรื่อง | ||
| 102 | ![]() | 2023-12-22 00:00:00.0000000 | 49.11 | 0.00 | ผลการดำเนินการแก้ไขเรื่องร้องเรียนจากประชาชน ผ่านระบบ Traffy Fondue ของสำนักงานเขตบางซื่อ ประจำเดือนตุลาคม 2566 จำนวนเรื่องทั้งหมด 564 เรื่อง ดำเนินการแล้วเสร็จ 277 เรื่อง ส่งต่อ 248 เรื่อง | ||
| 102 | ![]() | 2023-12-22 00:00:00.0000000 | 53.81 | 0.00 | ผลการดำเนินการแก้ไขเรื่องร้องเรียนจากประชาชน ผ่านระบบ Traffy Fondue ของสำนักงานเขตบางซื่อ ประจำเดือนrพฤศจิกายน 2566 จำนวนเรื่องทั้งหมด 433 เรื่อง ดำเนินการแล้วเสร็จ 233 เรื่อง ส่งต่อ 158 เรื่อง | ||
| 102 | ![]() | 2023-12-22 00:00:00.0000000 | 58.88 | 0.00 | ผลการดำเนินการแก้ไขเรื่องร้องเรียนจากประชาชน ผ่านระบบ Traffy Fondue ของสำนักงานเขตบางซื่อ ประจำเดือนธันวาคม 2566 จำนวนเรื่องทั้งหมด 445 เรื่อง เสร็จสิ้น 262 เรื่อง ส่งต่อ 130 เรื่อง กำลังดำเนินการ 22 เรื่อง |
ขั้นตอนการดำเนินงานโครงการ/กิจกรรม
Showing 1-3 of 3 items.
| สยป.3 | ลำดับ | ขั้นตอน/รายละเอียดงาน | ร้อยละของงาน | เริ่มต้นวันที่ | สิ้นสุดวันที่ |
|---|---|---|---|---|---|
![]() | 1 | รับเรื่องร้องเรียนของประชาชนผ่านระบบ Traffy Fondue | 30.00 | 2023-10-01 00:00:00.0000000 | 2024-09-30 00:00:00.0000000 |
![]() | 2 | จัดส่งเรื่องร้องเรียนให้ส่วนราชการที่เกี่ยวข้องเพื่อดำเนินการแก้ไขหรือส่งต่อเรื่องให้หน่วยงานที่รับผิดชอบ | 30.00 | 2023-10-01 00:00:00.0000000 | 2024-09-30 00:00:00.0000000 |
![]() | 3 | ส่วนราชการที่เกี่ยวข้องดำเนินการแก้ไขเรื่องร้องเรียนของประชาชน เมื่อดำเนินการแก้ไขเรียบร้อยแล้วให้แจ้งให้ประชาชนทราบผ่านระบบ Traffy Fondue | 40.00 | 2023-10-01 00:00:00.0000000 | 2024-09-30 00:00:00.0000000 |
** รายละเอียดเกี่ยวกับการรายงานฯ **
Showing 1-3 of 3 items.
| ลำดับ | วันที่รายงาน | ผลการดำเนินงาน |
|---|---|---|
| 1 | 0 | 0.00 |
| 2 | 0 | 0.00 |
| 3 | 0 | 0.00 |


