กลับหน้าหลัก โครงการฯ ของหน่วยงาน
รายละเอียดโครงการ : กิจกรรมการรับเรื่องร้องเรียน/ร้องทุกข์ ผ่านแพลตฟอร์ม Traffy fondue (ID: 6632)
รายละเอียดโครงการ
Showing 1-1 of 1 item.
| สยป.1 | File | ชื่อโครงการ/กิจกรรม | งบประมาณฯ | ความคืบหน้าฯ | หน่วยงานที่รับผิดชอบ | ส่วนราชการ/ฝ่าย |
|---|---|---|---|---|---|---|
![]() | - | กิจกรรมการรับเรื่องร้องเรียน/ร้องทุกข์ ผ่านแพลตฟอร์ม Traffy fondue | 0.00 | 100.00 | สำนักงานเขตบางเขน | สำนักงานเขตบางเขน |
KRs/KPI ที่เกี่ยวข้อง
| สยป.2 | Action | KEY_RESULT | หน่วยนับ | ค่าเป้าหมาย | ผลการดำเนินงาน | ความคืบหน้าของ KPI (%) |
|---|---|---|---|---|---|---|
No results found. | ||||||
** รายละเอียดเกี่ยวกับการรายงานฯ **
Showing 1-12 of 12 items.
| KEY RESULT | สยป.3 | วันที่รายงาน | ผลการดำเนินงาน (#1) | ... (#2) | Photo | REPORT_NOTE | เชื่อมโยงข้อมูลเกี่ยวข้องฯ |
|---|---|---|---|---|---|---|---|
| 102 | ![]() | 2024-09-30 00:00:00.0000000 | 52.72 | 0.00 | ประจำเดือนกันยายน 2567 รับเรื่องร้องเรียนจำวน 607 เรื่อง ดำเนินแก้ไขแล้วเสร็จ จำนวน 320 เรื่อง | ||
| 102 | ![]() | 2024-08-31 00:00:00.0000000 | 69.26 | 0.00 | สำนักงานเขตบางเขนรับเรื่องร้องเรียนประจำเดือนสิงหาคม 2567 ทั้งหมด 758 เรื่อง เสร็จสิ้น 525 เรื่อง ความพึงพอใจคิดเป็นร้อยละ 3.96 | ||
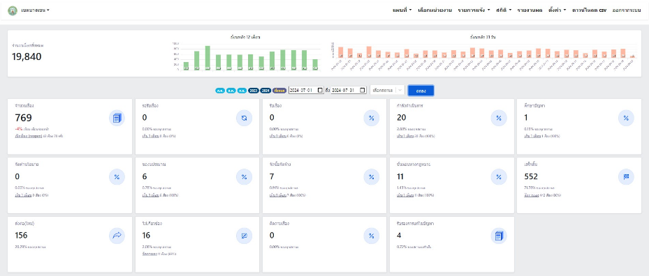
| 102 | ![]() | 2024-07-31 00:00:00.0000000 | 71.78 | 0.00 | สำนักงานเขตบางเขนรับเรื่องร้องเรียนประจำเดือนกรกฎาคม 2567 ทั้งหมด 769 เรื่อง เสร็จสิ้น 552 เรื่อง ความพึงพอใจคิดเป็นร้อยละ 4.28 | ||
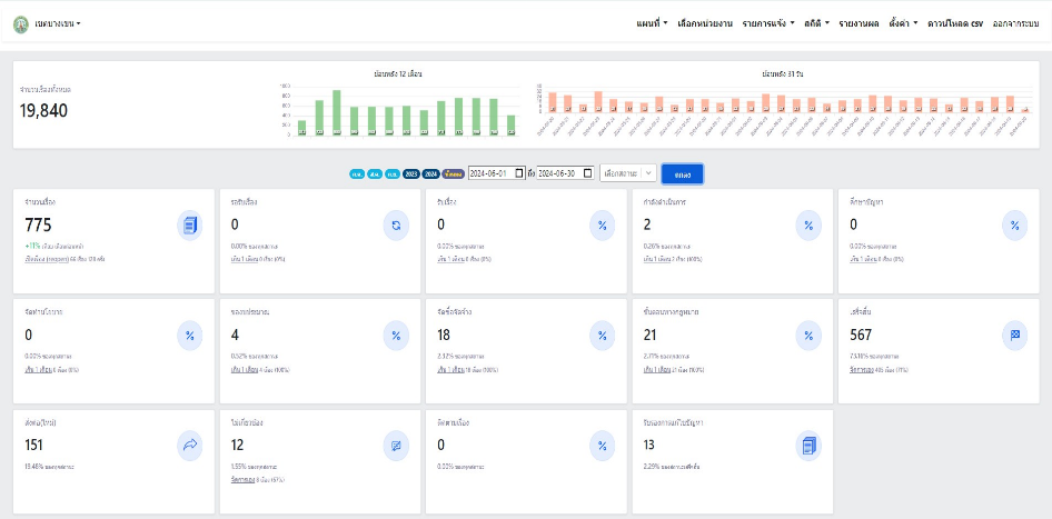
| 102 | ![]() | 2024-06-30 00:00:00.0000000 | 73.16 | 0.00 | สำนักงานเขตบางเขนรับเรื่องร้องเรียนประจำเดือนมิถุนายน 2567 ทั้งหมด 775 เรื่อง เสร็จสิ้น 567 เรื่อง ความพึงพอใจคิดเป็นร้อยละ 3.82 | ||
| 102 | ![]() | 2024-06-05 00:00:00.0000000 | 73.28 | 0.00 | สำนักงานเขตบางเขนรับเรื่องร้องเรียนประจำเดือนพฤษภาคม 2567 ทั้งหมด 711 เรื่อง เสร็จสิ้น 521 เรื่อง ความพึงพอใจคิดเป็นร้อยละ 3.97 | ||
| 102 | ![]() | 2024-04-30 00:00:00.0000000 | 84.70 | 0.00 | สำนักงานเขตบางเขนรับเรื่องร้องเรียนประจำเดือนเมษายน 2567 ทั้งหมด 523 เรื่อง เสร็จสิ้น 443 เรื่อง | ||
| 102 | ![]() | 2024-03-27 00:00:00.0000000 | 80.00 | 0.00 | สำนักงานเขตบางเขนรับเรื่องร้องเรียนประจำเดือนมีนาคม 2567 ทั้งหมด 610 เรื่อง เสร็จสิ้น 488 เรื่อง | ||
| 102 | ![]() | 2024-02-28 00:00:00.0000000 | 81.15 | 0.00 | สำนักงานเขตบางเขนรับเรื่องร้องเรียนประจำเดือนกุมภาพันธ์ 2567 ทั้งหมด 589 เรื่อง เสร็จสิ้น 478 เรื่อง | ||
| 102 | ![]() | 2024-01-25 00:00:00.0000000 | 82.29 | 0.00 | สำนักงานเขตบางเขนรับเรื่องร้องเรียนประจำเดือนมกราคม 2567 จำนวน 588 เรื่อง กำลังดำเนินการ 1 เรื่อง ส่งต่อหน่วยงานอื่นที่รับผิดชอบ95เรื่อง แก้ไขแล้วเสร็จจำนวน 453 เรื่อง | ||
| 102 | ![]() | 2023-12-25 00:00:00.0000000 | 80.34 | 0.00 | สำนักงานเขตบางเขนรับเรื่องร้องเรียนประจำเดือนธันวาคม 2566 จำนวน 585 เรื่อง กำลังดำเนินการ 1เรื่อง ส่งต่อหน่วยงานอื่นที่รับผิดชอบ 70 แก้ไขแล้วเสร็จจำนวน 470 เรื่อง | ||
| 102 | ![]() | 2023-12-01 00:00:00.0000000 | 77.54 | 0.00 | สำนักงานเขตบางเขนรับเรื่องร้องเรียนประจำเดือนพฤศจิกายน 2566 จำนวน 962 เรื่อง แก้ไขแล้วเสร็จจำนวน 746 เรื่อง ส่งต่อหน่วยงานอื่น 123 เรื่อง กำลังดำเนินการ 1 เรื่อง คิดเป็นร้อยละ 77.54 และสำนักงานเขตบางเขนรับเรื่องร้องเรียนประจำเดือนตุลาคม 2566 จำนวน 720 เรื่อง แก้ไขแล้วเสร็จจำนวน 577เรื่อง ส่งต่อหน่วยงานอื่น109 เรื่อง กำลังดำเนินการ0 เรื่อง คิดเป็นร้อยละ80.13 | ||
| 1363 | ![]() | 2024-09-30 00:00:00.0000000 | 99.51 | 0.00 | การประเมินร้อยละความสำเร็จประสิทธิภาพการแก้ไขปัญหาข้อร้องเรียน/ร้องทุกข์ของประชาชน กรณีร้องเรียนผ่านแพลตฟอร์ม Traffy Fondue ของสำนักงานเขตบางเขน ตั้งแต่เปิดใช้งานระบบถึงวันที่30 กันยายน 2567 คิดเป็นร้อยละ 99.51 |
ขั้นตอนการดำเนินงานโครงการ/กิจกรรม
Showing 1-4 of 4 items.
| สยป.3 | ลำดับ | ขั้นตอน/รายละเอียดงาน | ร้อยละของงาน | เริ่มต้นวันที่ | สิ้นสุดวันที่ |
|---|---|---|---|---|---|
![]() | 1 | รับเรื่องร้องเรียน/ร้องทุกข์ ผ่านแพลตฟอร์ม Traffy fondue | 25.00 | 2023-10-01 00:00:00.0000000 | 2024-09-30 00:00:00.0000000 |
![]() | 2 | ดำเนินการแก้ไขปัญหาร้องเรียน/ร้องทุกข์ ผ่านแพลตฟอร์ม Traffy fondue | 25.00 | 2023-10-01 00:00:00.0000000 | 2024-09-30 00:00:00.0000000 |
![]() | 3 | รายงานผลการแก้ไขปัญหาเรื่องร้องเรียน/ร้องทุกข์ ผ่านแพลตฟอร์ม Traffy fondue | 25.00 | 2023-10-01 00:00:00.0000000 | 2024-09-30 00:00:00.0000000 |
![]() | 4 | จัดทำสรุปรายงานผลการแก้ไขปัญหาเรื่องร้องเรียน/ร้องทุกข์ ผ่านแพลตฟอร์ม Traffy fondue ให้สำนักงานเลขานุการผว.กทม.และปลัดกรุงเทพมหานครทุกเดือน | 25.00 | 2023-10-01 00:00:00.0000000 | 2024-09-30 00:00:00.0000000 |
** รายละเอียดเกี่ยวกับการรายงานฯ **
Showing 1-4 of 4 items.
| ลำดับ | วันที่รายงาน | ผลการดำเนินงาน |
|---|---|---|
| 1 | 0 | 0.00 |
| 2 | 0 | 0.00 |
| 3 | 0 | 0.00 |
| 4 | 0 | 0.00 |


