กลับหน้าหลัก โครงการฯ ของหน่วยงาน
รายละเอียดโครงการ : การแก้ไขปัญหาข้อร้องเรียนของประชาชน กรณีร้องเรียนผ่านแพลตฟอร์ม Traffy Fondue ของกรุงเทพมหานคร (ID: 6685)
รายละเอียดโครงการ
Showing 1-1 of 1 item.
| สยป.1 | File | ชื่อโครงการ/กิจกรรม | งบประมาณฯ | ความคืบหน้าฯ | หน่วยงานที่รับผิดชอบ | ส่วนราชการ/ฝ่าย |
|---|---|---|---|---|---|---|
![]() | - | การแก้ไขปัญหาข้อร้องเรียนของประชาชน กรณีร้องเรียนผ่านแพลตฟอร์ม Traffy Fondue ของกรุงเทพมหานคร | 0.00 | 1.00 | สำนักงานเขตธนบุรี | ฝ่ายปกครอง |
KRs/KPI ที่เกี่ยวข้อง
| สยป.2 | Action | KEY_RESULT | หน่วยนับ | ค่าเป้าหมาย | ผลการดำเนินงาน | ความคืบหน้าของ KPI (%) |
|---|---|---|---|---|---|---|
No results found. | ||||||
** รายละเอียดเกี่ยวกับการรายงานฯ **
Showing 1-13 of 13 items.
| KEY RESULT | สยป.3 | วันที่รายงาน | ผลการดำเนินงาน (#1) | ... (#2) | Photo | REPORT_NOTE | เชื่อมโยงข้อมูลเกี่ยวข้องฯ |
|---|---|---|---|---|---|---|---|
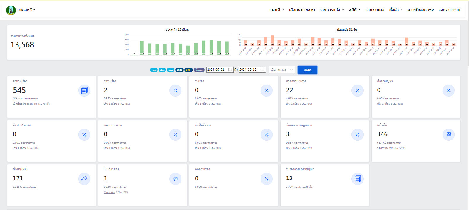
| 102 | ![]() | 2024-09-30 00:00:00.0000000 | 0.00 | 0.00 | รายงานผลเดือนกันยายน พ.ศ. 2567 ตั้งแต่วันที่ 1 กันยายน - 30 กันยายน 2567 มีผู้ร้องเรียนผ่านระบบ Traffy Fondue จำนวน 545 เรื่อง ดำเนินการแก้ไขสำเร็จแล้ว 346 เรื่อง คิดเป็นร้อยละ 63.49 | ||
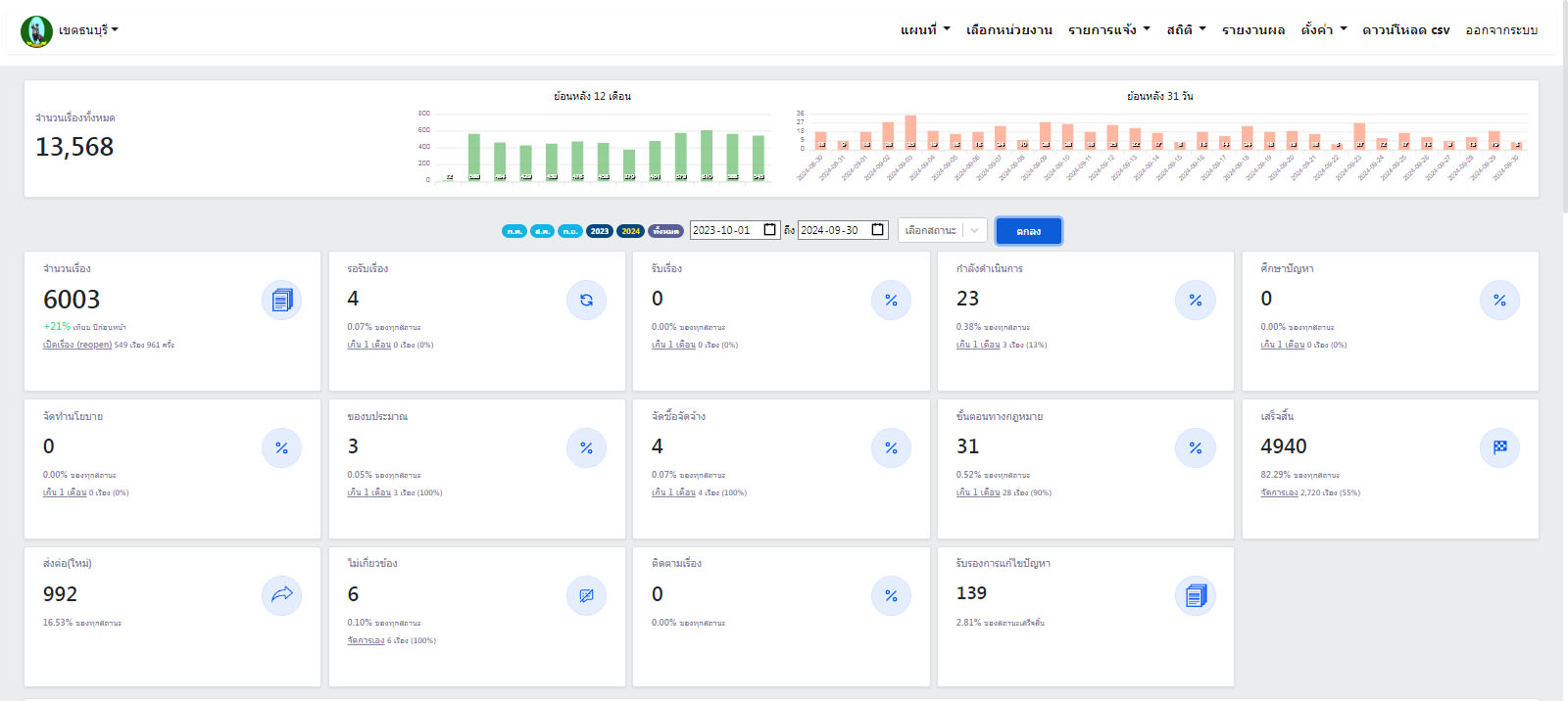
| 102 | ![]() | 2024-09-30 00:00:00.0000000 | 82.29 | 0.00 | รายงานผลปีงบประมาณ พ.ศ. 2567 ตั้งแต่วันที่ 1 ตุลาคม 2566 - 30 กันยายน 2567 มีผู้ร้องเรียนผ่านระบบ Traffy Fondue จำนวน 6,003 เรื่อง ดำเนินการแก้ไขสำเร็จแล้ว 4,940 เรื่อง คิดเป็นร้อยละ 82.29 | ||
| 102 | ![]() | 2024-09-09 00:00:00.0000000 | 0.00 | 0.00 | รายงานผลเดือนสิงหาคม พ.ศ. 2567 ตั้งแต่วันที่ 1 สิงหาคม - 31 สิงหาคม 2567 มีผู้ร้องเรียนผ่านระบบ Traffy Fondue จำนวน 566 เรื่อง ดำเนินการแก้ไขสำเร็จแล้ว 420 เรื่อง คิดเป็นร้อยละ 74.20 | ||
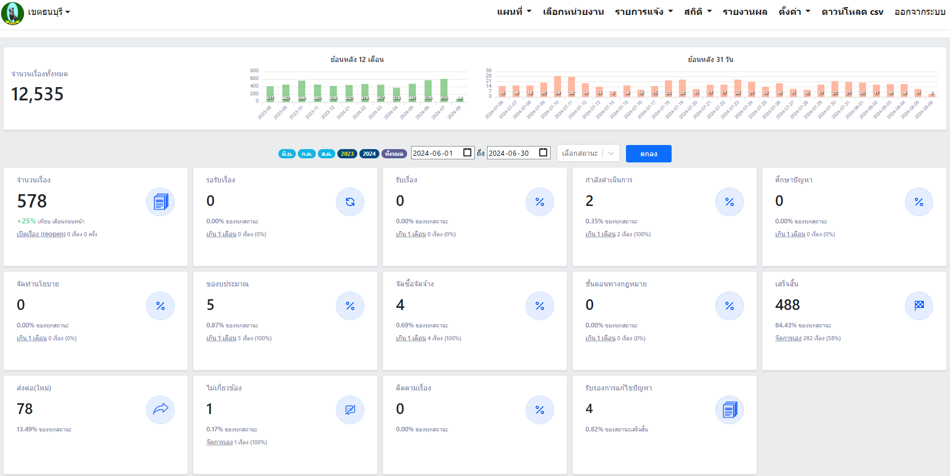
| 102 | ![]() | 2024-07-31 00:00:00.0000000 | 0.00 | 0.00 | รายงานผลเดือนมิถุนายน พ.ศ 2567 ตั้งแต่วันที่ 1 มิถุนายน - 30 มิถุนายน 2567 มีผู้ร้องเรียนผ่านระบบ Traffy Fondue จำนวน 578 เรื่อง ดำเนินการแก้ไขสำเร็จแล้ว 488 เรื่อง คิดเป็นร้อยละ 84.43 | ||
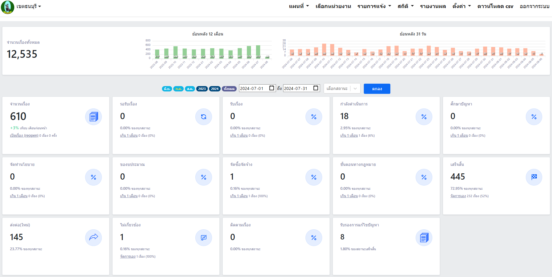
| 102 | ![]() | 2024-07-31 00:00:00.0000000 | 0.00 | 0.00 | รายงานผลเดือนกรกฎาคม พ.ศ. 2567 ตั้งแต่วันที่ 1 กรกฎาคม - 31 กรกฎาคม 2567 มีผู้ร้องเรียนผ่านระบบ Traffy Fondue จำนวน 610 เรื่อง ดำเนินการแก้ไขสำเร็จแล้ว 445 เรื่อง คิดเป็นร้อยละ 72.95 | ||
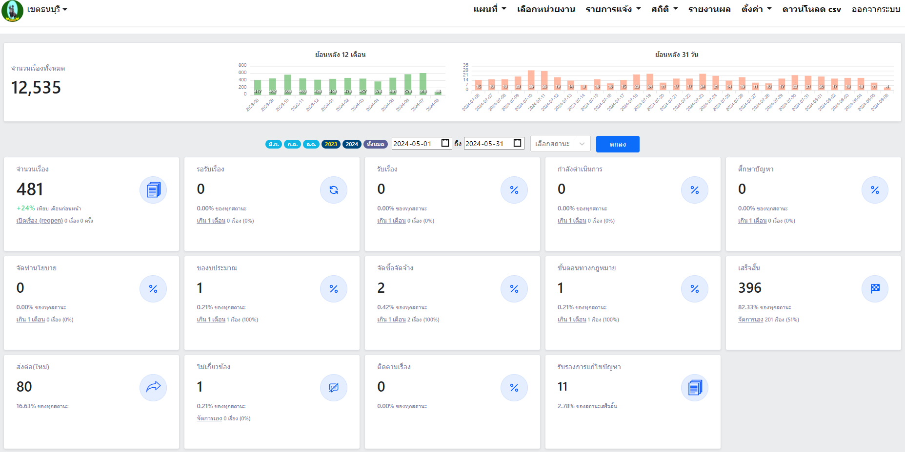
| 102 | ![]() | 2024-07-31 00:00:00.0000000 | 0.00 | 0.00 | รายงานผลเดือนพฤษภาคม พ.ศ. 2567 ตั้งแต่วันที่ 1 พฤษภาคม - 31 พฤษภาคม 2567 มีผู้ร้องเรียนผ่านระบบ Traffy Fondue จำนวน 481 เรื่อง ดำเนินการแก้ไขสำเร็จแล้ว 396 เรื่อง คิดเป็นร้อยละ 82.33 | ||
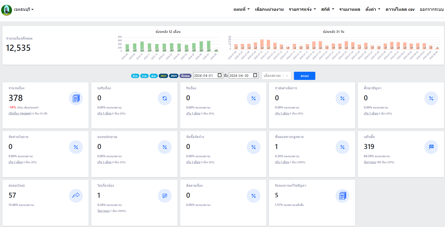
| 102 | ![]() | 2024-04-30 00:00:00.0000000 | 0.00 | 0.00 | รายงานผลเดือนเมษายน พ.ศ. 2567 ตั้งแต่วันที่ 1 เมษายน - 30 เมษายน 2567 มีผู้ร้องเรียนผ่านระบบ Traffy Fondue จำนวน 378 เรื่อง ดำเนินการแก้ไขสำเร็จแล้ว 319 เรื่อง คิดเป็นร้อยละ 84.39 | ||
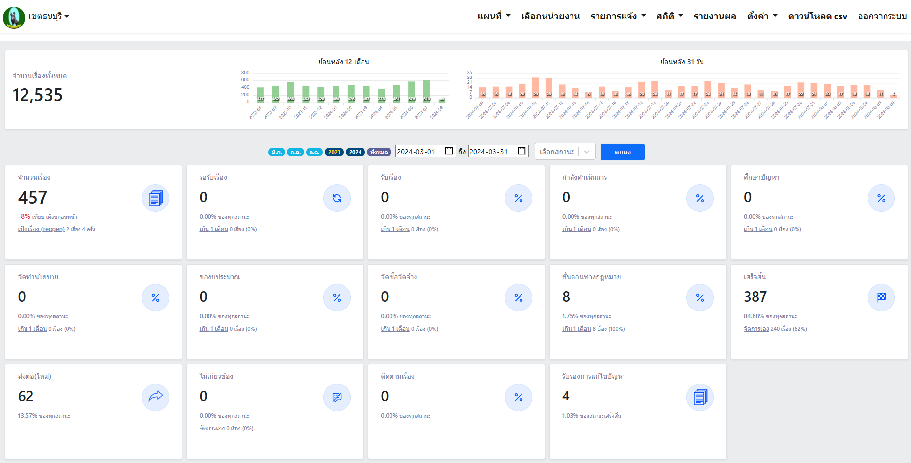
| 102 | ![]() | 2024-03-28 00:00:00.0000000 | 0.00 | 0.00 | รายงานผลเดือนมีนาคม พ.ศ. 2567 ตั้งแต่วันที่ 1 มีนาคม - 31 มีนาคม 2567 มีผู้ร้องเรียนผ่านระบบ Traffy Fondue จำนวน 457 เรื่อง ดำเนินการแก้ไขสำเร็จแล้ว 387 เรื่อง คิดเป็นร้อยละ 84.68 | ||
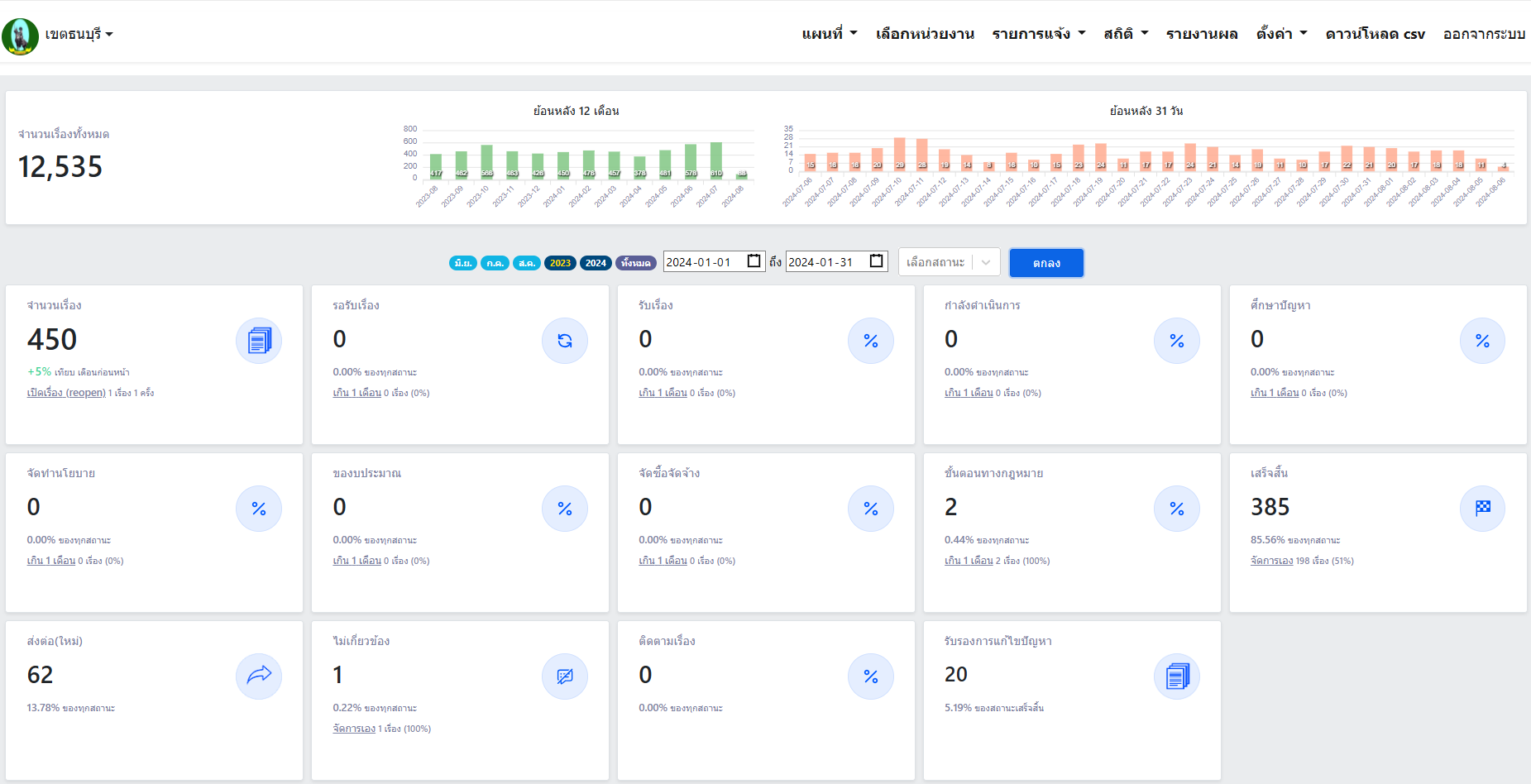
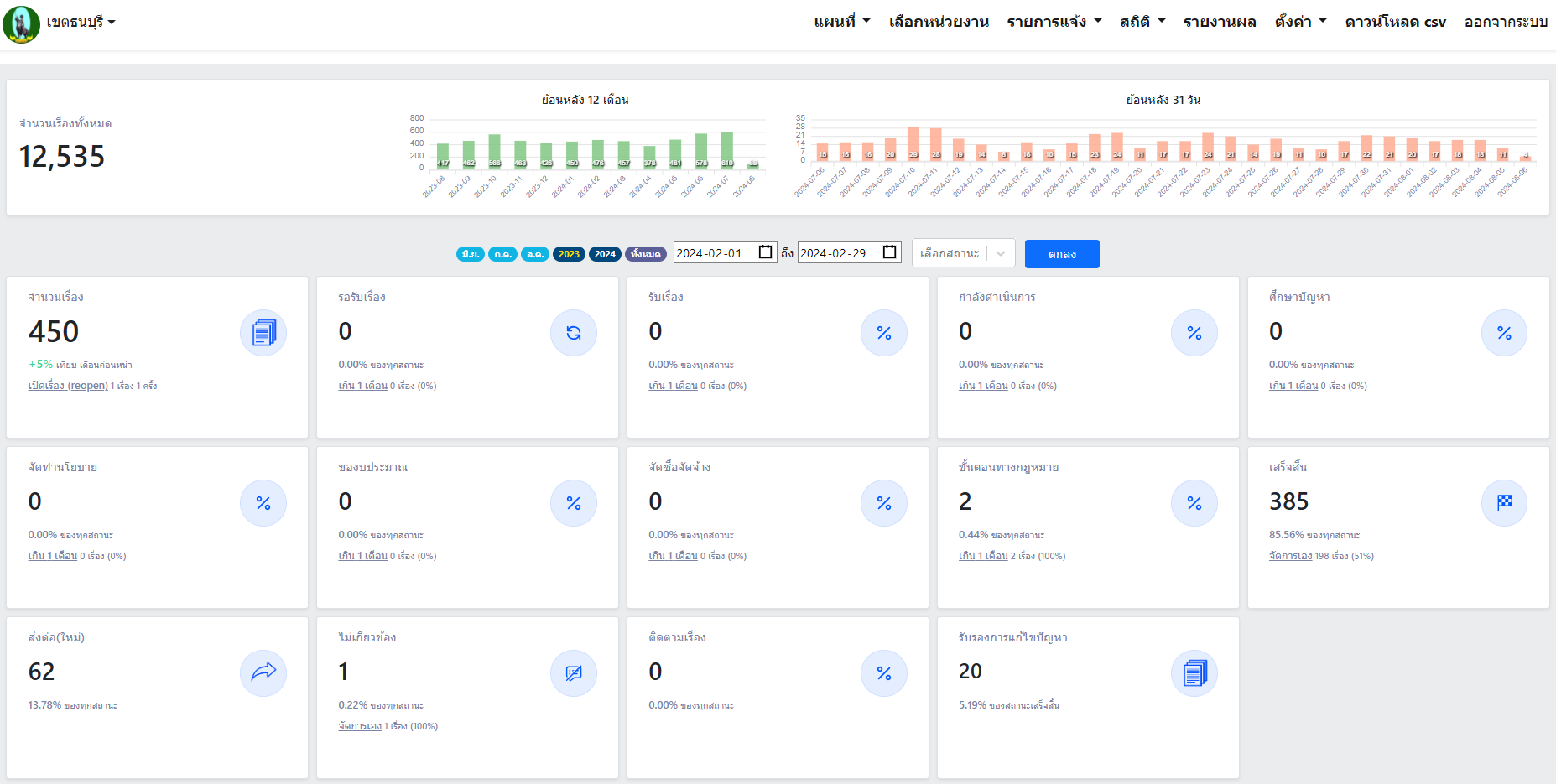
| 102 | ![]() | 2024-02-29 00:00:00.0000000 | 0.00 | 0.00 | รายงานผลเดือนกุมภาพันธ์ พ.ศ. 2567 ตั้งแต่วันที่ 1 กุมภาพันธ์ - 29 กุมภาพันธ์ 2567 มีผู้ร้องเรียนผ่านระบบ Traffy Fondue จำนวน 450 เรื่อง ดำเนินการแก้ไขสำเร็จแล้ว 385 เรื่อง คิดเป็นร้อยละ 85.56 | ||
| 102 | ![]() | 2024-01-30 00:00:00.0000000 | 0.00 | 0.00 | รายงานผลเดือนมกราคม พ.ศ. 2567 ตั้งแต่วันที่ 1 มกราคม - 31 มกราคม 2567 มีผู้ร้องเรียนผ่านระบบ Traffy Fondue จำนวน 450 เรื่อง ดำเนินการแก้ไขสำเร็จแล้ว 385 เรื่อง คิดเป็นร้อยละ 85.56 | ||
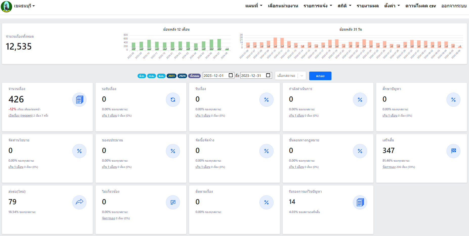
| 102 | ![]() | 2023-12-26 00:00:00.0000000 | 0.00 | 0.00 | รายงานผลเดือนธันวาคม พ.ศ. 2566 ตั้งแต่วันที่ 1 ธันวาคม - 31 ธันวาคม 2566 มีผู้ร้องเรียนผ่านระบบ Traffy Fondue จำนวน 426 เรื่อง ดำเนินการแก้ไขสำเร็จแล้ว 347 เรื่อง คิดเป็นร้อยละ 81.46 | ||
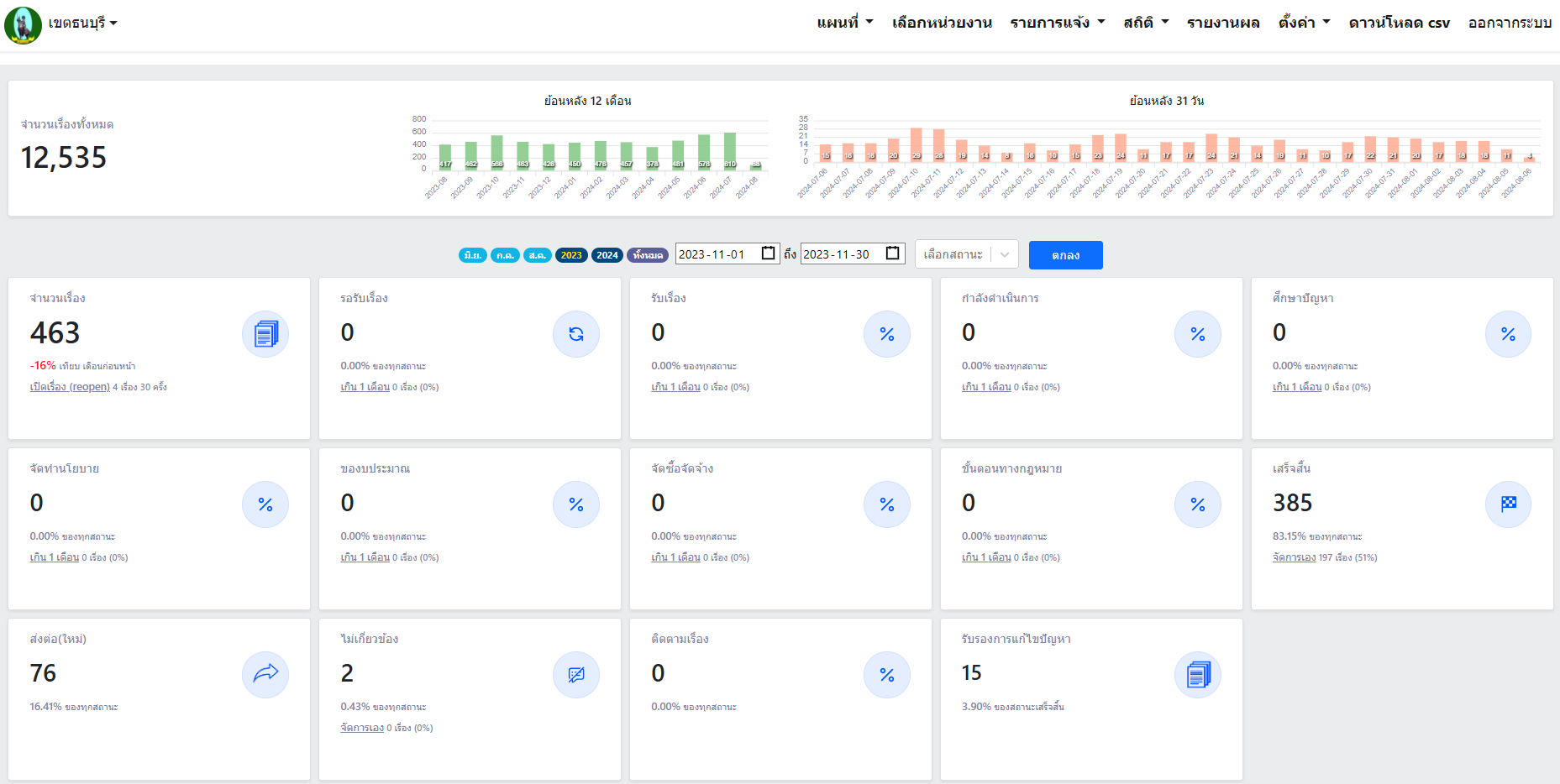
| 102 | ![]() | 2023-11-30 00:00:00.0000000 | 0.00 | 0.00 | รายงานผลเดือนพฤศจิกายน พ.ศ. 2566 ตั้งแต่วันที่ 1 พฤศจิกายน - 30 พฤศจิกายน 2566 มีผู้ร้องเรียนผ่านระบบ Traffy Fondue จำนวน 463 เรื่อง ดำเนินการแก้ไขสำเร็จแล้ว 385 เรื่อง คิดเป็นร้อยละ 83.15 | ||
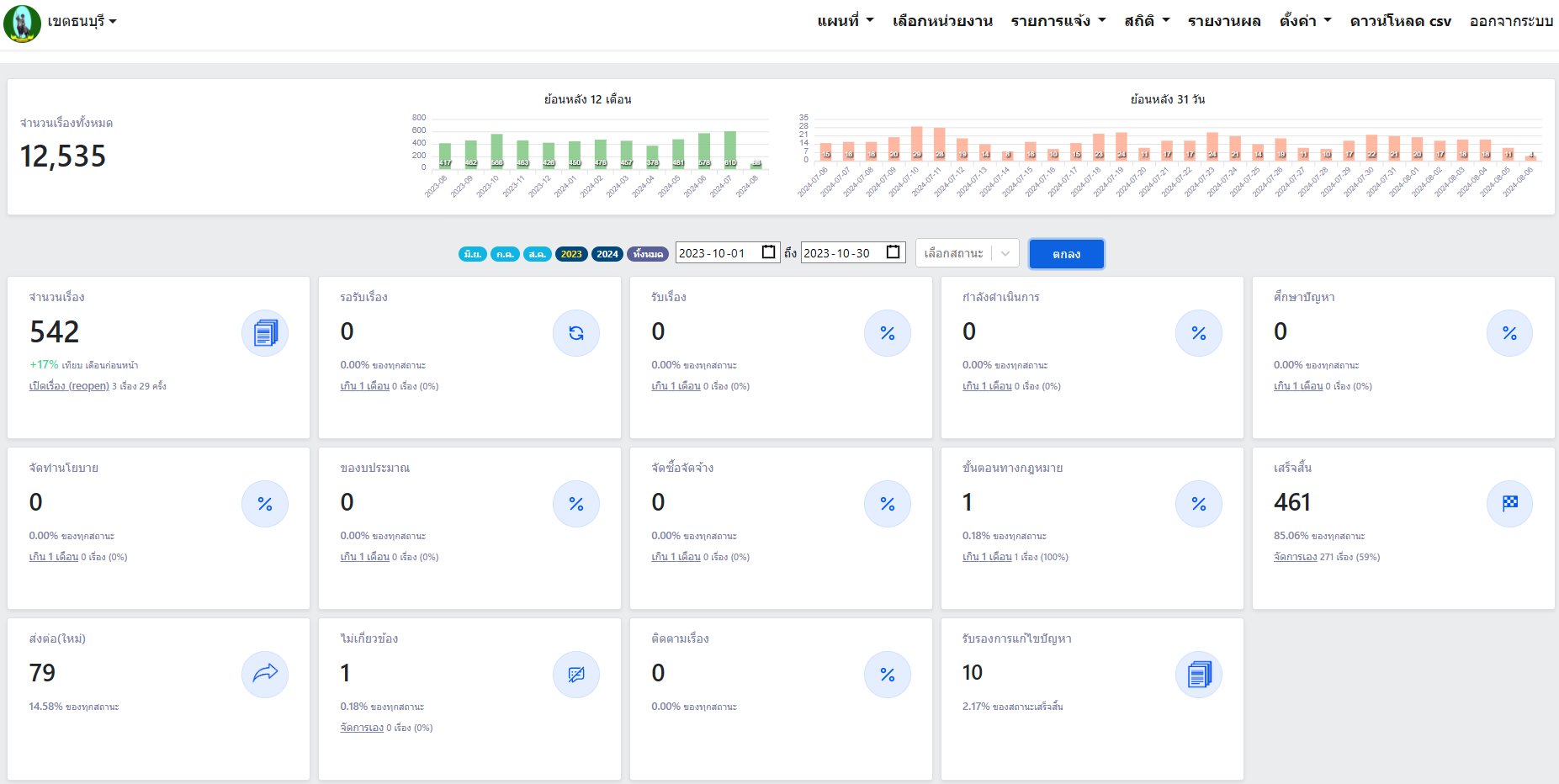
| 102 | ![]() | 2023-10-31 00:00:00.0000000 | 0.00 | 0.00 | รายงานผลเดือนตุลาคม พ.ศ. 2566 ตั้งแต่วันที่ 1 ตุลาคม - 31 ตุลาคม 2566 มีผู้ร้องเรียนผ่านระบบ Traffy Fondue จำนวน 542 เรื่อง ดำเนินการแก้ไขสำเร็จแล้ว 461 เรื่อง คิดเป็นร้อยละ 85.06 |
ขั้นตอนการดำเนินงานโครงการ/กิจกรรม
Showing 1-1 of 1 item.
| สยป.3 | ลำดับ | ขั้นตอน/รายละเอียดงาน | ร้อยละของงาน | เริ่มต้นวันที่ | สิ้นสุดวันที่ |
|---|---|---|---|---|---|
![]() | 1 | ดำเนินการแก้ไขปัญหาข้อร้องเรียนของประชาชนผ่านระบบ Traffy Fondue | 1.00 | 2023-10-01 00:00:00.0000000 | 2023-10-31 00:00:00.0000000 |
** รายละเอียดเกี่ยวกับการรายงานฯ **
Showing 1-1 of 1 item.
| ลำดับ | วันที่รายงาน | ผลการดำเนินงาน |
|---|---|---|
| 1 | 0 | 0.00 |


