กลับหน้าหลัก โครงการฯ ของหน่วยงาน
รายละเอียดโครงการ : การแก้ไขปัญหาเรื่องร้องเรียนของประชาชนผ่านระบบ Traffy Fondue (ID: 6899)
รายละเอียดโครงการ
Showing 1-1 of 1 item.
| สยป.1 | File | ชื่อโครงการ/กิจกรรม | งบประมาณฯ | ความคืบหน้าฯ | หน่วยงานที่รับผิดชอบ | ส่วนราชการ/ฝ่าย |
|---|---|---|---|---|---|---|
![]() | - | การแก้ไขปัญหาเรื่องร้องเรียนของประชาชนผ่านระบบ Traffy Fondue | 0.00 | 100.00 | สำนักงานเขตสายไหม | ฝ่ายปกครอง |
KRs/KPI ที่เกี่ยวข้อง
| สยป.2 | Action | KEY_RESULT | หน่วยนับ | ค่าเป้าหมาย | ผลการดำเนินงาน | ความคืบหน้าของ KPI (%) |
|---|---|---|---|---|---|---|
No results found. | ||||||
** รายละเอียดเกี่ยวกับการรายงานฯ **
Showing 1-12 of 12 items.
ขั้นตอนการดำเนินงานโครงการ/กิจกรรม
Showing 1-15 of 15 items.
| สยป.3 | ลำดับ | ขั้นตอน/รายละเอียดงาน | ร้อยละของงาน | เริ่มต้นวันที่ | สิ้นสุดวันที่ |
|---|---|---|---|---|---|
![]() | 1 | ประชุมวางแผนการดำเนินงาน | 5.00 | 2023-10-01 00:00:00.0000000 | 2023-11-03 00:00:00.0000000 |
![]() | 2 | ดำเนินการแก้ไขปัญหาเรื่องร้องเรียน เดือน ต.ค. 2566 | 5.00 | 2023-10-01 00:00:00.0000000 | 2023-11-03 00:00:00.0000000 |
![]() | 3 | ดำเนินการแก้ไขปัญหาเรื่องร้องเรียน เดือน พ.ย. 2566 | 5.00 | 2023-11-04 00:00:00.0000000 | 2023-11-30 00:00:00.0000000 |
![]() | 4 | ดำเนินการแก้ไขปัญหาเรื่องร้องเรียน เดือน ธ.ค. 2566 | 5.00 | 2023-12-01 00:00:00.0000000 | 2023-12-31 00:00:00.0000000 |
![]() | 5 | ดำเนินการแก้ไขปัญหาเรื่องร้องเรียน เดือน ม.ค. 2567 | 5.00 | 2424-01-01 00:00:00.0000000 | 2424-01-31 00:00:00.0000000 |
![]() | 6 | ดำเนินการแก้ไขปัญหาเรื่องร้องเรียน เดือน ก.พ. 2567 | 5.00 | 2424-02-01 00:00:00.0000000 | 2424-02-29 00:00:00.0000000 |
![]() | 7 | ดำเนินการแก้ไขปัญหาเรื่องร้องเรียน เดือน มี.ค. 2567 | 5.00 | 2424-03-01 00:00:00.0000000 | 2424-03-31 00:00:00.0000000 |
![]() | 8 | ดำเนินการแก้ไขปัญหาเรื่องร้องเรียน เดือน เม.ย. 2567 | 5.00 | 2424-05-01 00:00:00.0000000 | 2424-05-31 00:00:00.0000000 |
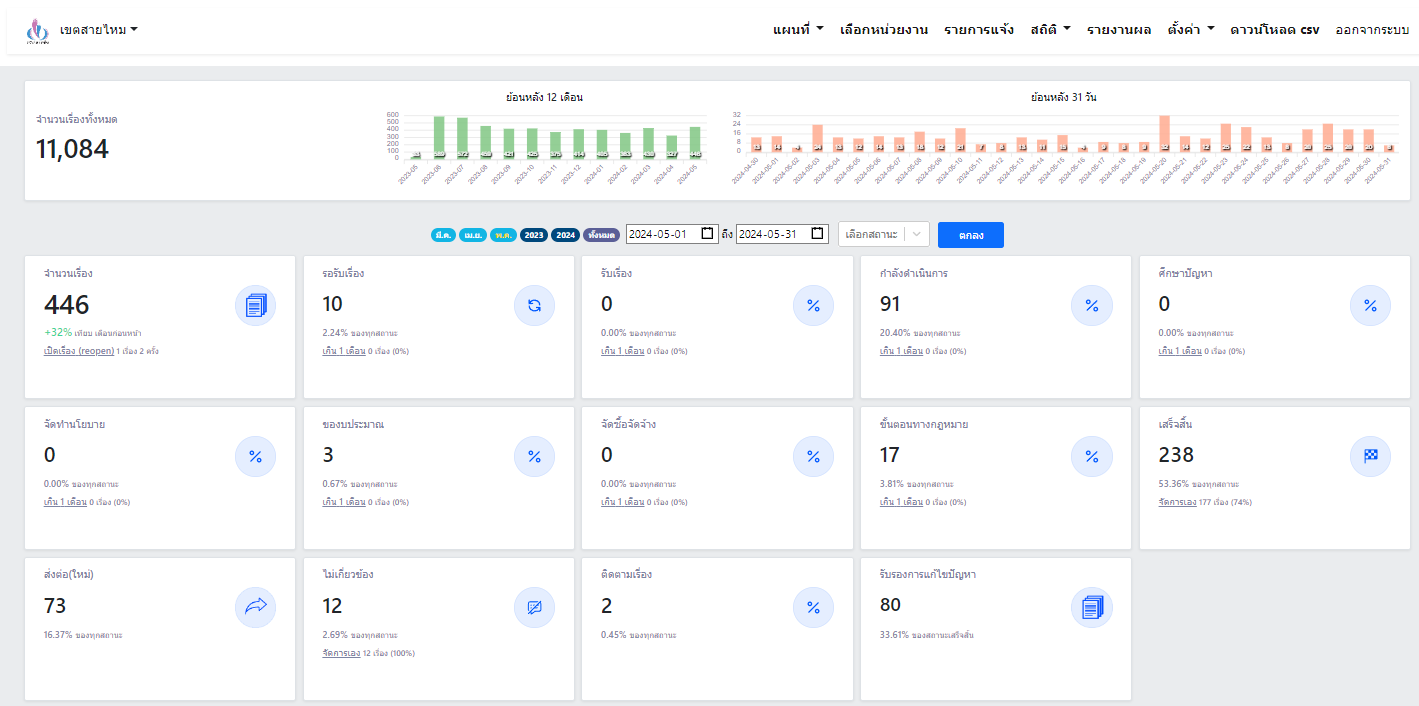
![]() | 9 | ดำเนินการแก้ไขปัญหาเรื่องร้องเรียน เดือน พ.ค. 2567 | 5.00 | 2424-06-01 00:00:00.0000000 | 2424-06-30 00:00:00.0000000 |
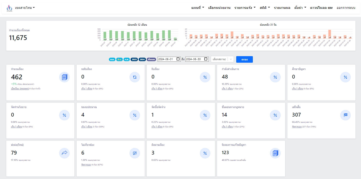
![]() | 10 | ดำเนินการแก้ไขปัญหาเรื่องร้องเรียน เดือน มิ.ย. 2567 | 5.00 | 2424-04-01 00:00:00.0000000 | 2424-04-30 00:00:00.0000000 |
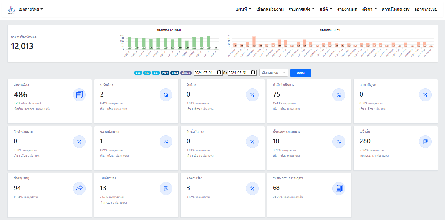
![]() | 11 | ดำเนินการแก้ไขปัญหาเรื่องร้องเรียน เดือน ก.ค. 2567 | 5.00 | 2424-07-01 00:00:00.0000000 | 2424-07-31 00:00:00.0000000 |
![]() | 12 | ดำเนินการแก้ไขปัญหาเรื่องร้องเรียน เดือน ส.ค. 2567 | 5.00 | 2424-08-01 00:00:00.0000000 | 2424-08-31 00:00:00.0000000 |
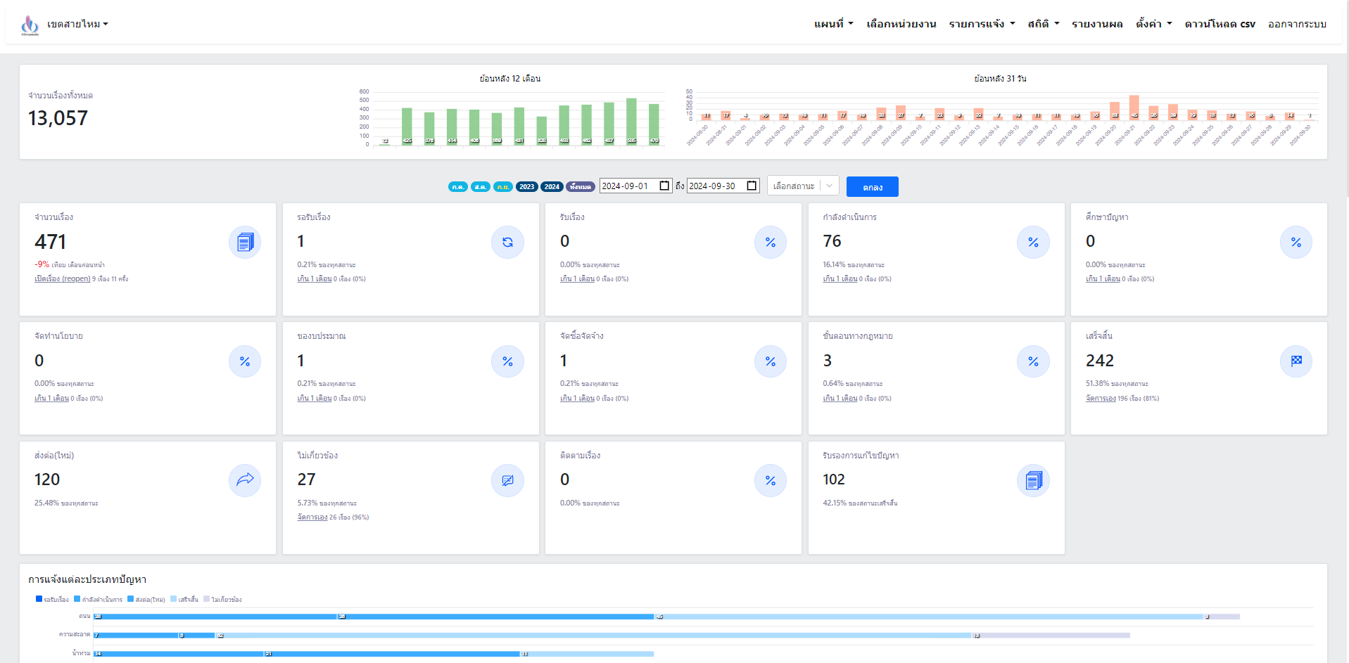
![]() | 13 | ดำเนินการแก้ไขปัญหาเรื่องร้องเรียน เดือน ก.ย. 2567 | 5.00 | 2424-09-01 00:00:00.0000000 | 2424-09-30 00:00:00.0000000 |
![]() | 14 | สรุปผลการดำเนินการ | 10.00 | 2024-09-01 00:00:00.0000000 | 2024-09-30 00:00:00.0000000 |
![]() | 15 | รายงานผลการดำเนินงาน | 25.00 | 2024-09-01 00:00:00.0000000 | 2024-09-30 00:00:00.0000000 |
** รายละเอียดเกี่ยวกับการรายงานฯ **
Showing 1-15 of 15 items.
| ลำดับ | วันที่รายงาน | ผลการดำเนินงาน |
|---|---|---|
| 1 | 0 | 0.00 |
| 2 | 0 | 0.00 |
| 3 | 0 | 0.00 |
| 4 | 0 | 0.00 |
| 5 | 0 | 0.00 |
| 6 | 0 | 0.00 |
| 7 | 0 | 0.00 |
| 8 | 0 | 0.00 |
| 9 | 0 | 0.00 |
| 10 | 0 | 0.00 |
| 11 | 0 | 0.00 |
| 12 | 0 | 0.00 |
| 13 | 0 | 0.00 |
| 14 | 0 | 0.00 |
| 15 | 0 | 0.00 |


