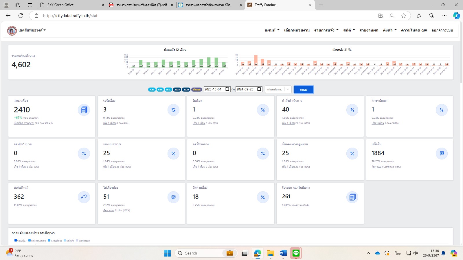
| 102 |  | 2024-09-26 00:00:00.0000000 | 84.00 | 0.00 |  | สถิติเรื่องร้องเรียน ตั้งแต่วันที่ 1 ตุลาคม 2566 – 26 ก.ย. 2567
จำนวนเรื่อง 2401 เรื่อง
กำลังดำเนินการ 40 เรื่อง
เสร็จสิ้น 1884 เรื่อง
ศึกษาปัญหา 1 เรื่อง
จัดทำนโยบาย 0 เรื่อง
ของบประมาณ 22 เรื่อง
จัดซื้อจัดจ้าง 0 เรื่อง
ขั้นตอนทางกฎหมาย 25 เรื่อง
ส่งต่อใหม่ 362 เรื่อง
ไม่เกี่ยวข้อง 41 เรื่อง
ติดตามเรื่อง 17 เรื่อง
รับรองการแก้ไขปัญหา 261 เรื่อง
เขตเสร็จสิ้นเอง 1,509 เรื่อง คิดเป็น ร้อยละ 84 | |
| 102 |  | 2024-08-30 00:00:00.0000000 | 0.00 | 0.00 |  | สถิติเรื่องร้องเรียน ตั้งแต่วันที่ 1 ตุลาคม 2566 – 30 ส.ค. 2567
จำนวนเรื่อง 2244 เรื่อง
กำลังดำเนินการ 62 เรื่อง
เสร็จสิ้น 1728 เรื่อง
ศึกษาปัญหา 5 เรื่อง
จัดทำนโยบาย 0 เรื่อง
ของบประมาณ 22 เรื่อง
จัดซื้อจัดจ้าง 0 เรื่อง
ขั้นตอนทางกฎหมาย 22 เรื่อง
ส่งต่อใหม่ 305 เรื่อง
ไม่เกี่ยวข้อง 41 เรื่อง
ติดตามเรื่อง 17 เรื่อง
รับรองการแก้ไขปัญหา 241 เรื่อง
เขตเสร็จสิ้นเอง 1,464 เรื่อง คิดเป็น ร้อยละ 85 | |
| 102 |  | 2024-07-31 00:00:00.0000000 | 0.00 | 0.00 |  | สถิติเรื่องร้องเรียน ตั้งแต่วันที่ 1 ตุลาคม 2566 – 31 ก.ค. 2567
จำนวนเรื่อง 1,962 เรื่อง
กำลังดำเนินการ 45 เรื่อง
เสร็จสิ้น 1,550 เรื่อง
ศึกษาปัญหา 2 เรื่อง
จัดทำนโยบาย 0 เรื่อง
ของบประมาณ 16 เรื่อง
จัดซื้อจัดจ้าง 1 เรื่อง
ขั้นตอนทางกฎหมาย 35 เรื่อง
ส่งต่อใหม่ 254 เรื่อง
ไม่เกี่ยวข้อง 41 เรื่อง
ติดตามเรื่อง 11 เรื่อง
รับรองการแก้ไขปัญหา 225 เรื่อง
เขตเสร็จสิ้นเอง 1,299 เรื่อง คิดเป็น ร้อยละ 84 | |
| 102 |  | 2024-06-28 00:00:00.0000000 | 0.00 | 0.00 |  | สถิติเรื่องร้องเรียน ตั้งแต่วันที่ 1 ตุลาคม 2566 – 28 มิถุนายน 2567
จำนวนเรื่อง 1,656 เรื่อง
กำลังดำเนินการ 17 เรื่อง
เสร็จสิ้น 1,366 เรื่อง
ศึกษาปัญหา 1 เรื่อง
จัดทำนโยบาย 0 เรื่อง
ของบประมาณ 12 เรื่อง
จัดซื้อจัดจ้าง 0 เรื่อง
ขั้นตอนทางกฎหมาย 12 เรื่อง
ส่งต่อใหม่ 212 เรื่อง
ไม่เกี่ยวข้อง 30 เรื่อง
ติดตามเรื่อง 6 เรื่อง
รับรองการแก้ไขปัญหา 196 เรื่อง
เขตเสร็จสิ้นเอง 1,120 เรื่อง คิดเป็น ร้อยละ 82 | |
| 102 |  | 2024-05-30 00:00:00.0000000 | 0.00 | 0.00 |  | สถิติเรื่องร้องเรียน ตั้งแต่วันที่ 1 ตุลาคม 2566 – 30 พ.ค. 2567 จำนวนเรื่อง 1,437 เรื่อง กำลังดำเนินการ 32 เรื่อง เสร็จสิ้น 1169 เรื่อง จัดทำนโยบาย 2 เรื่อง ของบประมาณ 12 เรื่อง จัดซื้อจัดจ้าง 1 เรื่อง ขั้นตอนทางกฎหมาย 5 เรื่อง ส่งต่อใหม่ 185 เรื่อง ไม่เกี่ยวข้อง 28 เรื่อง ติดตามเรื่อง 3 เรื่อง รับรองการแก้ไขปัญหา 163 เรื่อง คิดเป็น ร้อยละ 81.35 | |
| 102 |  | 2024-04-23 00:00:00.0000000 | 0.00 | 0.00 |  | สถิติเรื่องร้องเรียน ตั้งแต่วันที่ 1 ตุลาคม 2566 – 23 เมษายน 2567
จำนวนเรื่อง 1,189 เรื่อง กำลังดำเนินการ 17 เรื่อง เสร็จสิ้น 978 เรื่อง
จัดทำนโยบาย 2 เรื่อง ของบประมาณ 11 เรื่อง จัดซื้อจัดจ้าง 1 เรื่อง
ขั้นตอนทางกฎหมาย 3 เรื่อง ส่งต่อใหม่ 149 เรื่อง ไม่เกี่ยวข้อง 24 เรื่อง
ติดตามเรื่อง 2 เรื่อง รับรองการแก้ไขปัญหา 135 เรื่อง คิดเป็น ร้อยละ 82.95 | |
| 102 |  | 2024-03-29 00:00:00.0000000 | 0.00 | 0.00 |  | วันที่ 1 ตุลาคม 2566 - วันที่ 29 มีนาคม 2567
จำนวนเรื่อง 1068
รอรับเรื่อง 4
รับเรื่อง 0
กำลังดำเนินการ 14
ศึกษาปัญหา 0
จัดทำนโยบาย 2
ของบประมาณ 11
จัดซื้อจัดจ้าง 1
ขั้นตอนทางกฎหมาย 4
เสร็จสิ้น 881
ส่งต่อใหม่ 129
ไม่เกี่ยวข้อง 20
ติดตามเรื่อง 2
รับรองการแก้ไขปัญหา 124 | |
| 102 |  | 2024-02-28 00:00:00.0000000 | 0.00 | 0.00 |  | สถิติวันที่ 26 ม.ค. 67 - 28 ก.พ. 67 รับเรื่อง 220 กำลังดำเนินการ 7 | |
| 102 |  | 2024-01-26 00:00:00.0000000 | 0.00 | 0.00 |  | สถิติวันที่ 29 ธ.ค. 66 - 26 ม.ค. 67 รับเรื่อง 169 กำลังดำเนินการ 20 นโยบาย 1 งบประมาณ 5 กฎหมาย 1 เสร็จสิ้น 93 ส่งต่อ 45 ไม่เกี่ยวข้อง 4 | |
| 102 |  | 2023-12-28 00:00:00.0000000 | 0.00 | 0.00 |  | สถิติประจำวันที่ 1 เดือนธันวาคม 2566 ถึง วันที่ 28 เดือนธันวาคม 2566 จำนวนเรื่อง 146 กำลังดำเนินการ 3 เสร็จสิ้น 119 ส่งต่อ 17 จัดซื้อ 1 กฎหมาย 1 | |
| 102 |  | 2023-12-13 00:00:00.0000000 | 0.00 | 0.00 |  | สถิติประจำวันที่ 1 ต.ค. 66 ถึง 30 พ.ย. 66 จำนวนเรื่อง 352 เสร็จสิ้น 317 ส่งต่อ 31 ของบประมาณ 3 ไม่เกี่ยวข้อง 1 | |