ข้อมูลโครงการ :: กิจกรรมการแก้ไขปัญหาข้อร้องเรียนของประชาชนผ่านแพลตฟอร์ม Traffy Fondue

รายละเอียดโครงการ

Showing 1-1 of 1 item.
สยป.1Fileชื่อโครงการ/กิจกรรมงบประมาณฯความคืบหน้าฯหน่วยงานที่รับผิดชอบส่วนราชการ/ฝ่าย
-กิจกรรมการแก้ไขปัญหาข้อร้องเรียนของประชาชนผ่านแพลตฟอร์ม Traffy Fondue0.00100.00สำนักงานเขตบางขุนเทียนฝ่ายปกครอง

KRs/KPI ที่เกี่ยวข้อง

สยป.2ActionKEY_RESULTหน่วยนับค่าเป้าหมายผลการดำเนินงานความคืบหน้าของ KPI (%)
No results found.

** รายละเอียดเกี่ยวกับการรายงานฯ **

Showing 21-23 of 23 items.
KEY RESULTสยป.3วันที่รายงานผลการดำเนินงาน (#1)... (#2)PhotoREPORT_NOTEเชื่อมโยงข้อมูลเกี่ยวข้องฯ
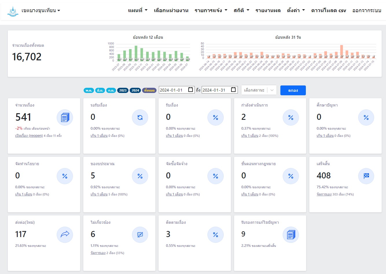
15002024-05-22 00:00:00.00000000.000.001 ม.ค. 67 - 31 ม.ค. 67 จำนวนทั้งหมด 541 เรื่อง ดำเนินการแล้วเสร็จ 408 เรื่อง อยู่ระหว่างรอดำเนินการ 2 เรื่อง
15002024-05-22 00:00:00.00000000.000.001 ก.พ. 67 - 29 ก.พ. 67 จำนวนทั้งหมด 623 เรื่อง ดำเนินการแล้วเสร็จ 395 เรื่อง อยู่ระหว่างรอดำเนินการ 1 เรื่อง
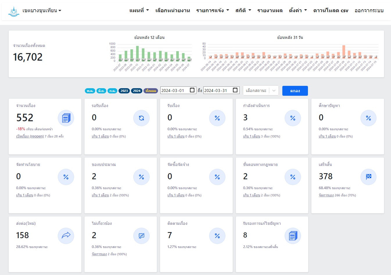
15002024-05-22 00:00:00.00000000.000.001 มี.ค. 67 - 31 มี.ค. 67 จำนวนทั้งหมด 552 เรื่อง ดำเนินการแล้วเสร็จ 378 เรื่อง อยู่ระหว่างรอดำเนินการ 3 เรื่อง

ขั้นตอนการดำเนินงานโครงการ/กิจกรรม

Showing 1-3 of 3 items.
สยป.3ลำดับขั้นตอน/รายละเอียดงานร้อยละของงานเริ่มต้นวันที่สิ้นสุดวันที่
1มอบหมายเจ้าหน้าที่ทำงานรับเรื่องร้องทุกข์10.002023-10-01 00:00:00.00000002023-10-31 00:00:00.0000000
2ติดตามแก้ไขเรื่องร้องทุกข์85.002023-11-01 00:00:00.00000002024-09-30 00:00:00.0000000
3รายงานผลการดำเนินงาน5.002023-10-01 00:00:00.00000002024-09-30 00:00:00.0000000

** รายละเอียดเกี่ยวกับการรายงานฯ **

Showing 1-3 of 3 items.
ลำดับวันที่รายงานผลการดำเนินงาน
100.00
200.00
300.00