กลับหน้าหลัก โครงการฯ ของหน่วยงาน
รายละเอียดโครงการ : กิจกรรมการแก้ไขปัญหาข้อร้องเรียนของประชาชนผ่านแพลตฟอร์ม Traffy Fondue (ID: 7961)
รายละเอียดโครงการ
Showing 1-1 of 1 item.
| สยป.1 | File | ชื่อโครงการ/กิจกรรม | งบประมาณฯ | ความคืบหน้าฯ | หน่วยงานที่รับผิดชอบ | ส่วนราชการ/ฝ่าย |
|---|---|---|---|---|---|---|
![]() | - | กิจกรรมการแก้ไขปัญหาข้อร้องเรียนของประชาชนผ่านแพลตฟอร์ม Traffy Fondue | 0.00 | 100.00 | สำนักงานเขตบางขุนเทียน | ฝ่ายปกครอง |
KRs/KPI ที่เกี่ยวข้อง
| สยป.2 | Action | KEY_RESULT | หน่วยนับ | ค่าเป้าหมาย | ผลการดำเนินงาน | ความคืบหน้าของ KPI (%) |
|---|---|---|---|---|---|---|
No results found. | ||||||
** รายละเอียดเกี่ยวกับการรายงานฯ **
Showing 1-20 of 23 items.
| KEY RESULT | สยป.3 | วันที่รายงาน | ผลการดำเนินงาน (#1) | ... (#2) | Photo | REPORT_NOTE | เชื่อมโยงข้อมูลเกี่ยวข้องฯ |
|---|---|---|---|---|---|---|---|
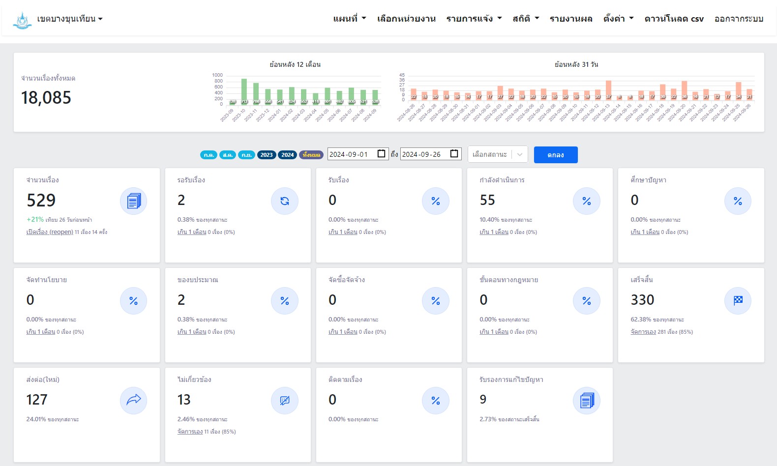
| 102 | ![]() | 2024-09-27 00:00:00.0000000 | 100.00 | 0.00 | 1 ก.ย. 67 - 26 ก.ย. 67 จำนวนทั้งหมด 529 เรื่อง ดำเนินการแล้วเสร็จ 330 เรื่อง อยู่ระหว่างรอดำเนินการ 55 เรื่อง | ||
| 102 | ![]() | 2024-09-03 00:00:00.0000000 | 0.00 | 0.00 | 1 ส.ค. 67 - 31 ส.ค. 67 จำนวนทั้งหมด 531 เรื่อง ดำเนินการแล้วเสร็จ 367 เรื่อง อยู่ระหว่างรอดำเนินการ 5 เรื่อง | ||
| 102 | ![]() | 2024-08-09 00:00:00.0000000 | 0.00 | 0.00 | 1 ก.ค. 67 - 31 ก.ค. 67 จำนวนทั้งหมด 605 เรื่อง ดำเนินการแล้วเสร็จ 378 เรื่อง อยู่ระหว่างรอดำเนินการ 46 เรื่อง | ||
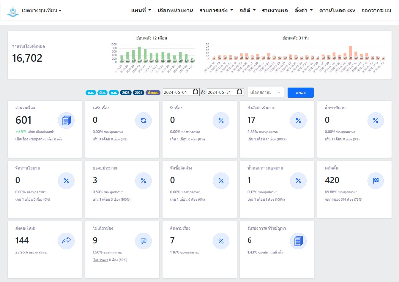
| 102 | ![]() | 2024-07-15 00:00:00.0000000 | 0.00 | 0.00 | 1 พ.ค. 67 - 31 พ.ค. 67 จำนวนทั้งหมด 601 เรื่อง ดำเนินการแล้วเสร็จ 420 เรื่อง อยู่ระหว่างรอดำเนินการ 17 เรื่อง | ||
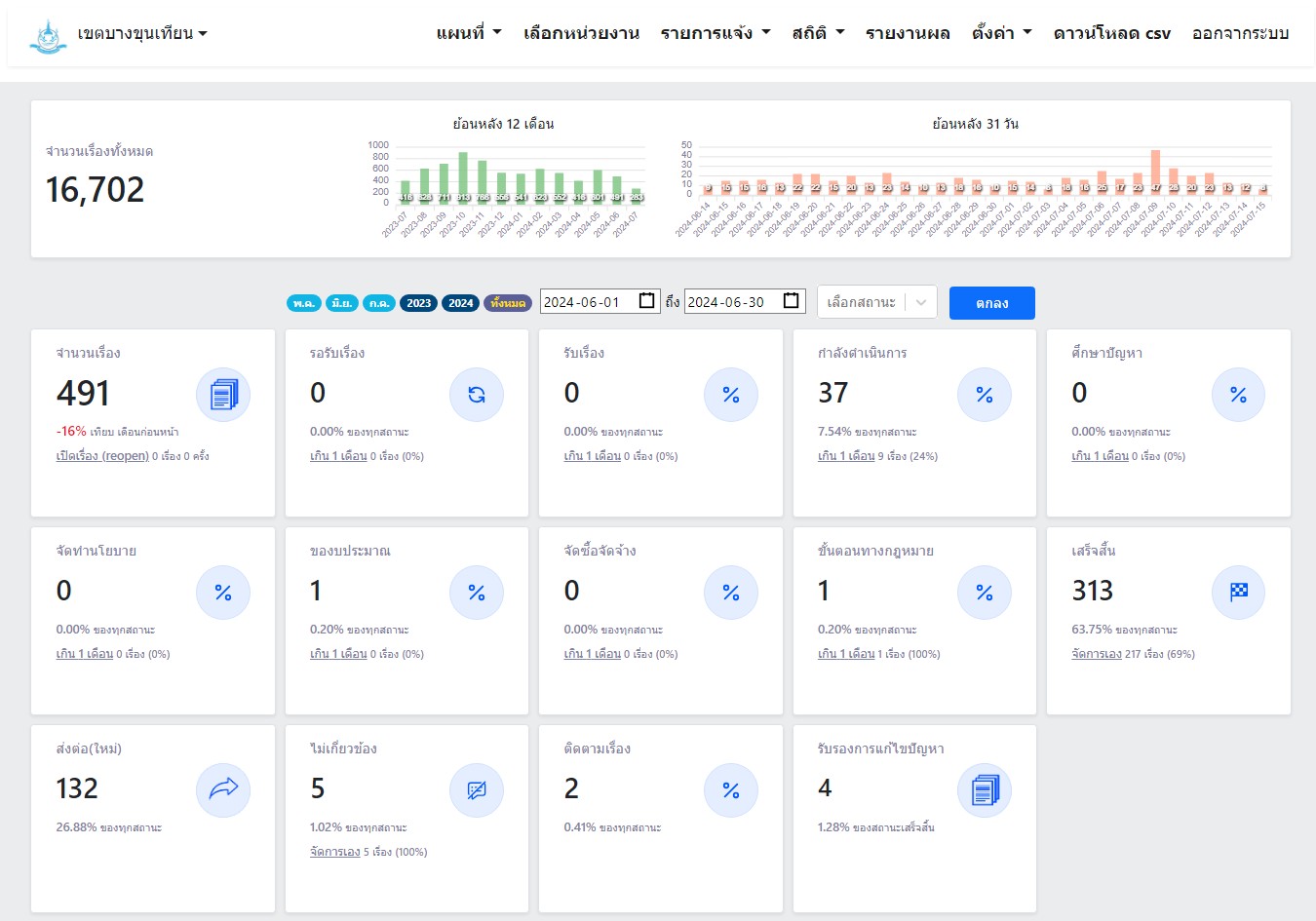
| 102 | ![]() | 2024-07-15 00:00:00.0000000 | 0.00 | 0.00 | 1 มิ.ย. 67 - 30 มิ.ย. 67 จำนวนทั้งหมด 491 เรื่อง ดำเนินการแล้วเสร็จ 313 เรื่อง อยู่ระหว่างรอดำเนินการ 37 เรื่อง | ||
| 1500 | ![]() | 2024-09-27 00:00:00.0000000 | 100.00 | 0.00 | เดือนกันยายน 2567 คะแนนความพึงพอใจ 4.21/5 | ||
| 1500 | ![]() | 2024-09-03 00:00:00.0000000 | 0.00 | 0.00 | เดือนสิงหาคม 2567 คะแนนความพึงพอใจ 3.88/5 | ||
| 1500 | ![]() | 2024-08-09 00:00:00.0000000 | 0.00 | 0.00 | เดือนกรกฎาคม 2567 คะแนนความพึงพอใจ 3.99/5 | ||
| 1500 | ![]() | 2024-07-15 00:00:00.0000000 | 0.00 | 0.00 | เดือนตุลาคม 2566 คะแนนความพึงพอใจ 3.75/5 | ||
| 1500 | ![]() | 2024-07-15 00:00:00.0000000 | 0.00 | 0.00 | เดือนพฤศจิกายน 2566 คะแนนความพึงพอใจ 4.12/5 | ||
| 1500 | ![]() | 2024-07-15 00:00:00.0000000 | 0.00 | 0.00 | เดือนธันวาคม 2566 คะแนนความพึงพอใจ 3.86/5 | ||
| 1500 | ![]() | 2024-07-15 00:00:00.0000000 | 0.00 | 0.00 | เดือนมกราคม 2567 คะแนนความพึงพอใจ 4.04/5 | ||
| 1500 | ![]() | 2024-07-15 00:00:00.0000000 | 0.00 | 0.00 | เดือนกุมภาพันธ์ 2567 คะแนนความพึงพอใจ 3.96/5 | ||
| 1500 | ![]() | 2024-07-15 00:00:00.0000000 | 0.00 | 0.00 | เดือนมีนาคม 2567 คะแนนความพึงพอใจ 3.96/5 | ||
| 1500 | ![]() | 2024-07-15 00:00:00.0000000 | 0.00 | 0.00 | เดือนเมษายน 2567 คะแนนความพึงพอใจ 4.00/5 | ||
| 1500 | ![]() | 2024-07-15 00:00:00.0000000 | 0.00 | 0.00 | เดือนมิถุนายน 2567 คะแนนความพึงพอใจ 3.81/5 | ||
| 1500 | ![]() | 2024-05-22 00:00:00.0000000 | 0.00 | 0.00 | 1 เม.ย.67 - 30 เม.ย.67 จำนวนทั้งหมด 416 เรื่อง ดำเนินการแล้วเสร็จ 299 เรื่อง อยู่ระหว่างรอดำเนินการ 2 เรื่อง | ||
| 1500 | ![]() | 2024-05-22 00:00:00.0000000 | 0.00 | 0.00 | 1 ต.ค. 66 - 31 ต.ค. 66 จำนวนทั้งหมด 913 เรื่อง ดำเนินการแล้วเสร็จ 646 เรื่อง อยู่ระหว่างรอดำเนินการ 0 เรื่อง | ||
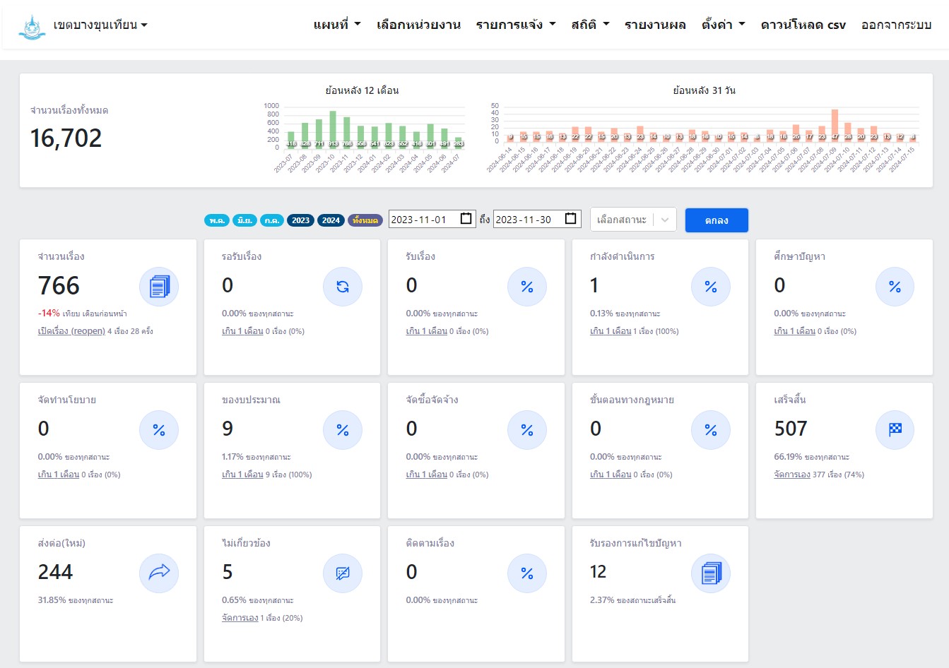
| 1500 | ![]() | 2024-05-22 00:00:00.0000000 | 0.00 | 0.00 | 1 พ.ย. 66 - 30 พ.ย. 66 จำนวนทั้งหมด 766 เรื่อง ดำเนินการแล้วเสร็จ 507 เรื่อง อยู่ระหว่างรอดำเนินการ 1 เรื่อง | ||
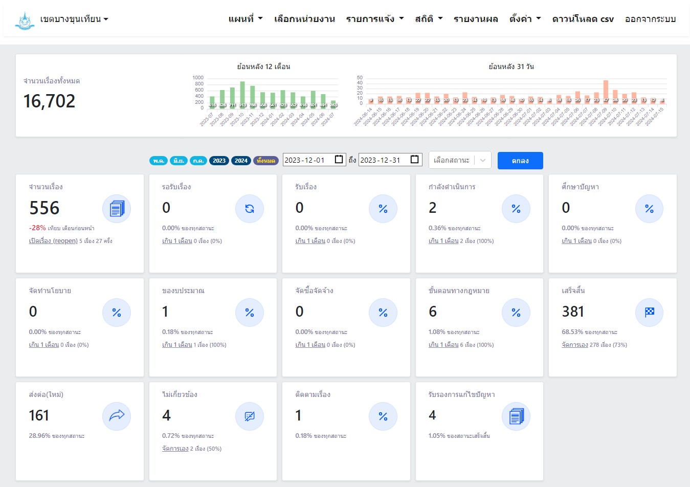
| 1500 | ![]() | 2024-05-22 00:00:00.0000000 | 0.00 | 0.00 | 1 ธ.ค. 66 - 30 ธ.ค. 66 จำนวนทั้งหมด 556 เรื่อง ดำเนินการแล้วเสร็จ 381 เรื่อง อยู่ระหว่างรอดำเนินการ 2 เรื่อง |
ขั้นตอนการดำเนินงานโครงการ/กิจกรรม
Showing 1-3 of 3 items.
| สยป.3 | ลำดับ | ขั้นตอน/รายละเอียดงาน | ร้อยละของงาน | เริ่มต้นวันที่ | สิ้นสุดวันที่ |
|---|---|---|---|---|---|
![]() | 1 | มอบหมายเจ้าหน้าที่ทำงานรับเรื่องร้องทุกข์ | 10.00 | 2023-10-01 00:00:00.0000000 | 2023-10-31 00:00:00.0000000 |
![]() | 2 | ติดตามแก้ไขเรื่องร้องทุกข์ | 85.00 | 2023-11-01 00:00:00.0000000 | 2024-09-30 00:00:00.0000000 |
![]() | 3 | รายงานผลการดำเนินงาน | 5.00 | 2023-10-01 00:00:00.0000000 | 2024-09-30 00:00:00.0000000 |
** รายละเอียดเกี่ยวกับการรายงานฯ **
Showing 1-3 of 3 items.
| ลำดับ | วันที่รายงาน | ผลการดำเนินงาน |
|---|---|---|
| 1 | 0 | 0.00 |
| 2 | 0 | 0.00 |
| 3 | 0 | 0.00 |


