กลับหน้าหลัก โครงการฯ ของหน่วยงาน
รายละเอียดโครงการ : การแก้ไขปัญหาข้อร้องเรียน/ร้องทุกข์ ของประชาชน กรณีร้องเรียนผ่านแพลตฟอร์ม Traffy Fondue (ID: 8115)
รายละเอียดโครงการ
Showing 1-1 of 1 item.
| สยป.1 | File | ชื่อโครงการ/กิจกรรม | งบประมาณฯ | ความคืบหน้าฯ | หน่วยงานที่รับผิดชอบ | ส่วนราชการ/ฝ่าย |
|---|---|---|---|---|---|---|
![]() | - | การแก้ไขปัญหาข้อร้องเรียน/ร้องทุกข์ ของประชาชน กรณีร้องเรียนผ่านแพลตฟอร์ม Traffy Fondue | 0.00 | 100.00 | สำนักงานเขตยานนาวา | ฝ่ายปกครอง |
KRs/KPI ที่เกี่ยวข้อง
| สยป.2 | Action | KEY_RESULT | หน่วยนับ | ค่าเป้าหมาย | ผลการดำเนินงาน | ความคืบหน้าของ KPI (%) |
|---|---|---|---|---|---|---|
No results found. | ||||||
** รายละเอียดเกี่ยวกับการรายงานฯ **
Showing 1-14 of 14 items.
| KEY RESULT | สยป.3 | วันที่รายงาน | ผลการดำเนินงาน (#1) | ... (#2) | Photo | REPORT_NOTE | เชื่อมโยงข้อมูลเกี่ยวข้องฯ |
|---|---|---|---|---|---|---|---|
| 102 | ![]() | 2024-09-30 00:00:00.0000000 | 0.00 | 0.00 | รายงานผลการดำเนินงานตัวชี้วัดตามแผนปฏิบัติราชการประจำปีงบประมาณ พ.ศ. 2567 ให้ปลัดกรุงเทพมหานคร รับทราบแล้ว เมื่อวันที่ 25 กันยายน 2567 | ||
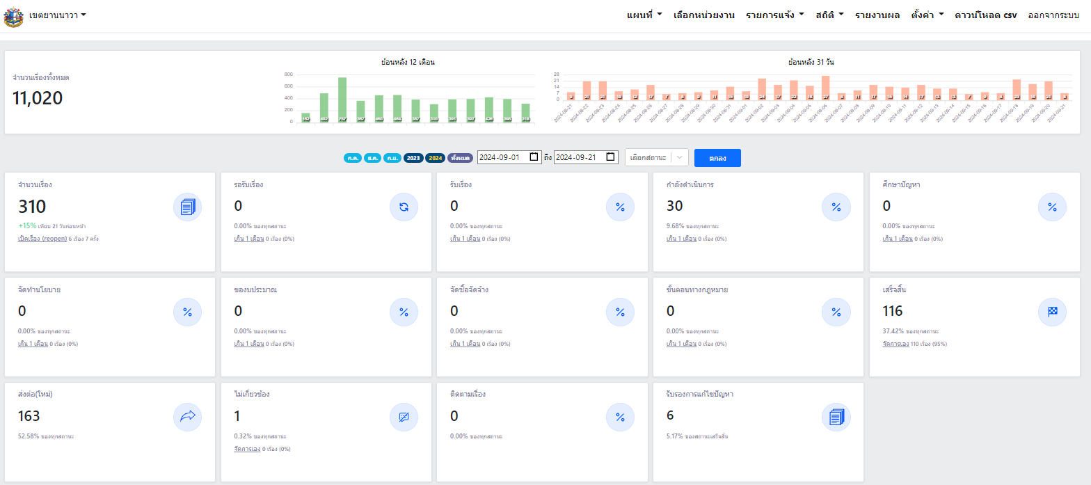
| 102 | ![]() | 2024-09-22 00:00:00.0000000 | 0.59 | 0.00 | รับเรื่องร้องเรียน ตั้งแต่วันที่ 1 กันยายน 2567 – 21 กันยายน 2567 (เรื่องทั้งหมด 310 เรื่อง/ เสร็จสิ้น 116 เรื่อง) - เรื่องที่เขตต้องดำเนินการเอง 146 เรื่อง - กำลังดำเนินการ 30 เรื่อง - ร้อยละของเรื่องคงค้าง = 20.547 ดังนั้น ร้อยละความสำเร็จของการแก้ไขปัญหา 100 - 20.547 = 79.453 | ||
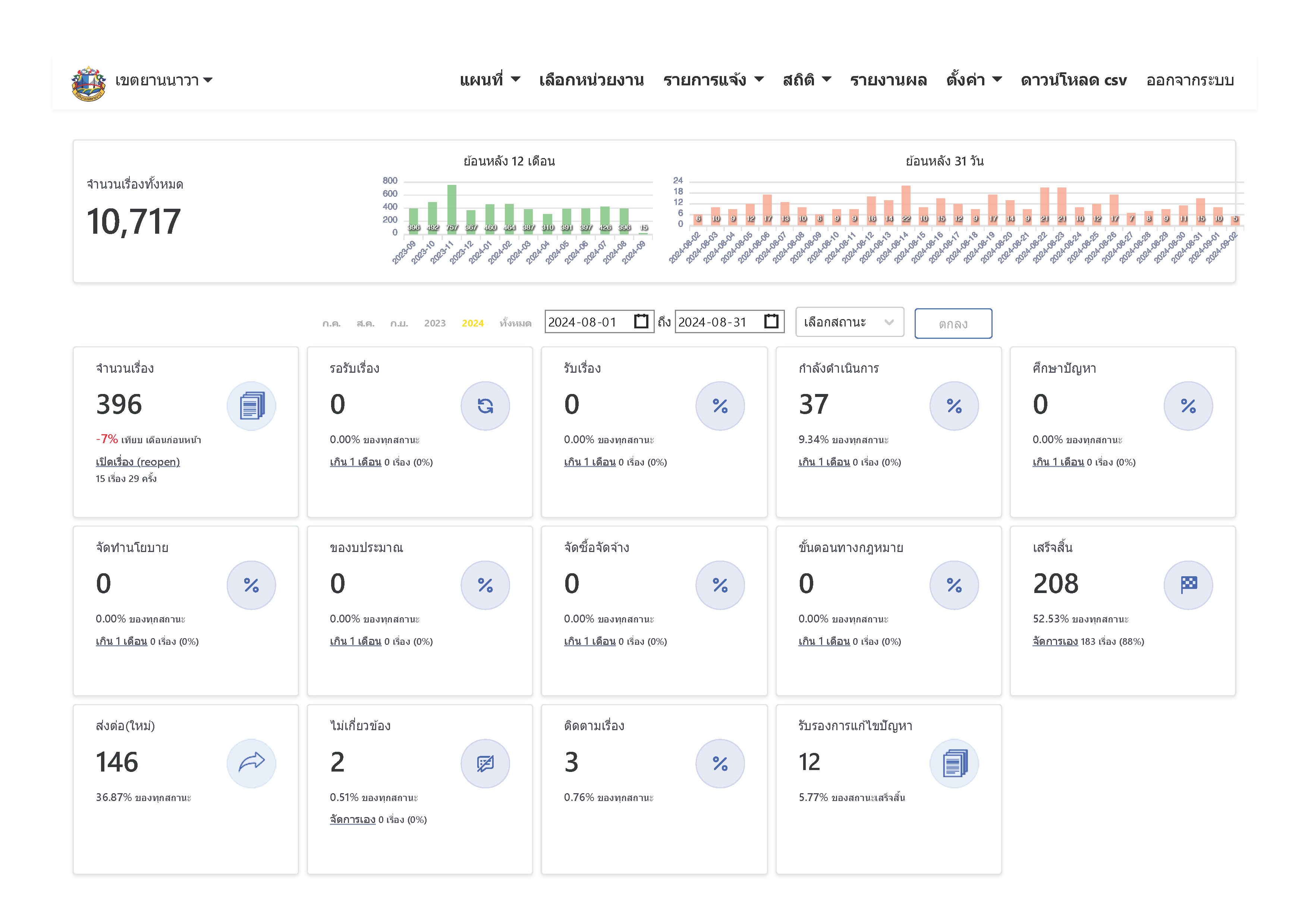
| 102 | ![]() | 2024-09-01 00:00:00.0000000 | 0.00 | 0.00 | รับเรื่องร้องเรียน ตั้งแต่วันที่ 1 สิงหาคม 2567 – 31 สิงหาคม 2567 (เรื่องทั้งหมด 396 เรื่อง/ เสร็จสิ้น 208 เรื่อง) - เรื่องที่เขตต้องดำเนินการเอง 248 เรื่อง - กำลังดำเนินการ 37 เรื่อง - ร้อยละของเรื่องคงค้าง = 9.343 ดังนั้น ร้อยละความสำเร็จของการแก้ไขปัญหา 100 - 9.343 = 90.657 | ||
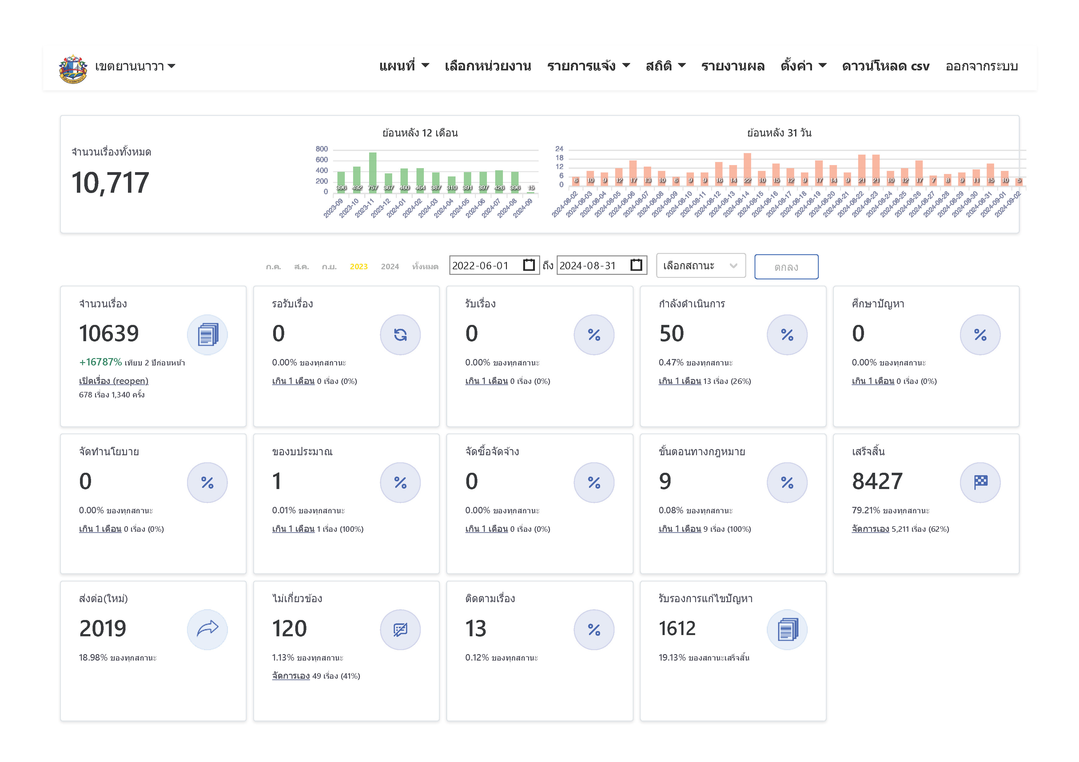
| 102 | ![]() | 2024-08-05 00:00:00.0000000 | 99.41 | 0.00 | รับเรื่องร้องเรียน ตั้งแต่วันที่ 1 มิถุนายน 2565 – 31 สิงหาคม 2567 (เรื่องทั้งหมด 10,639 เรื่อง/ เสร็จสิ้น 8427 เรื่อง) - เรื่องที่เขตต้องดำเนินการเอง 8500 เรื่อง - กำลังดำเนินการ 50 เรื่อง - ร้อยละของเรื่องคงค้าง = 0.588 ดังนั้น ร้อยละความสำเร็จของการแก้ไขปัญหา 100 - 0.588 = 99.41 | ||
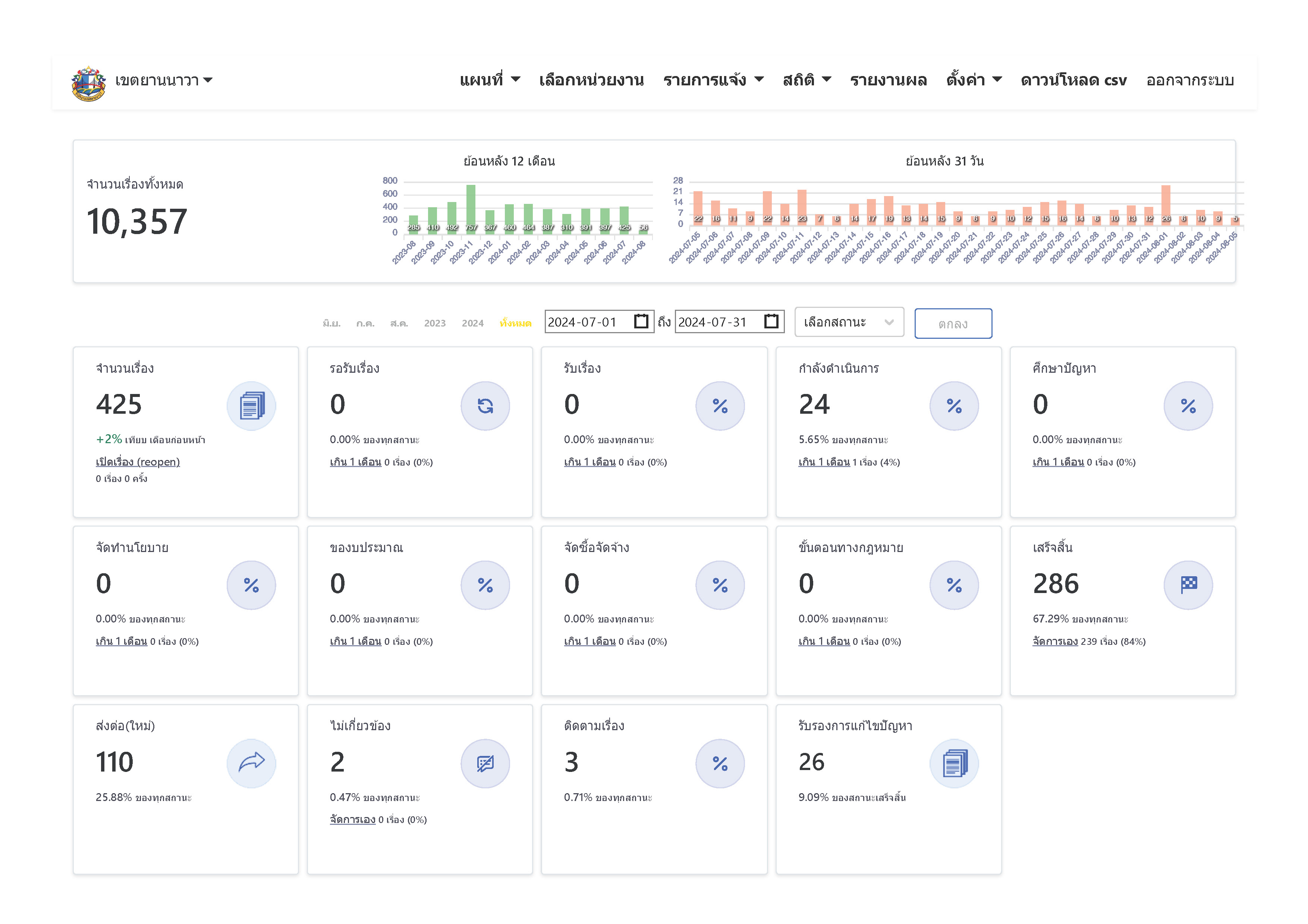
| 102 | ![]() | 2024-08-05 00:00:00.0000000 | 0.00 | 0.00 | รับเรื่องร้องเรียน ตั้งแต่วันที่ 1 กรกฎาคม 2567 – 31 กรกฎาคม 2567 (เรื่องทั้งหมด 425 เรื่อง/ เสร็จสิ้น 286 เรื่อง) - เรื่องที่เขตต้องดำเนินการเอง 313 เรื่อง - กำลังดำเนินการ 27 เรื่อง - ร้อยละของเรื่องคงค้าง = 8.626 ดังนั้น ร้อยละความสำเร็จของการแก้ไขปัญหา 100 - 8.626 = 91.374 | ||
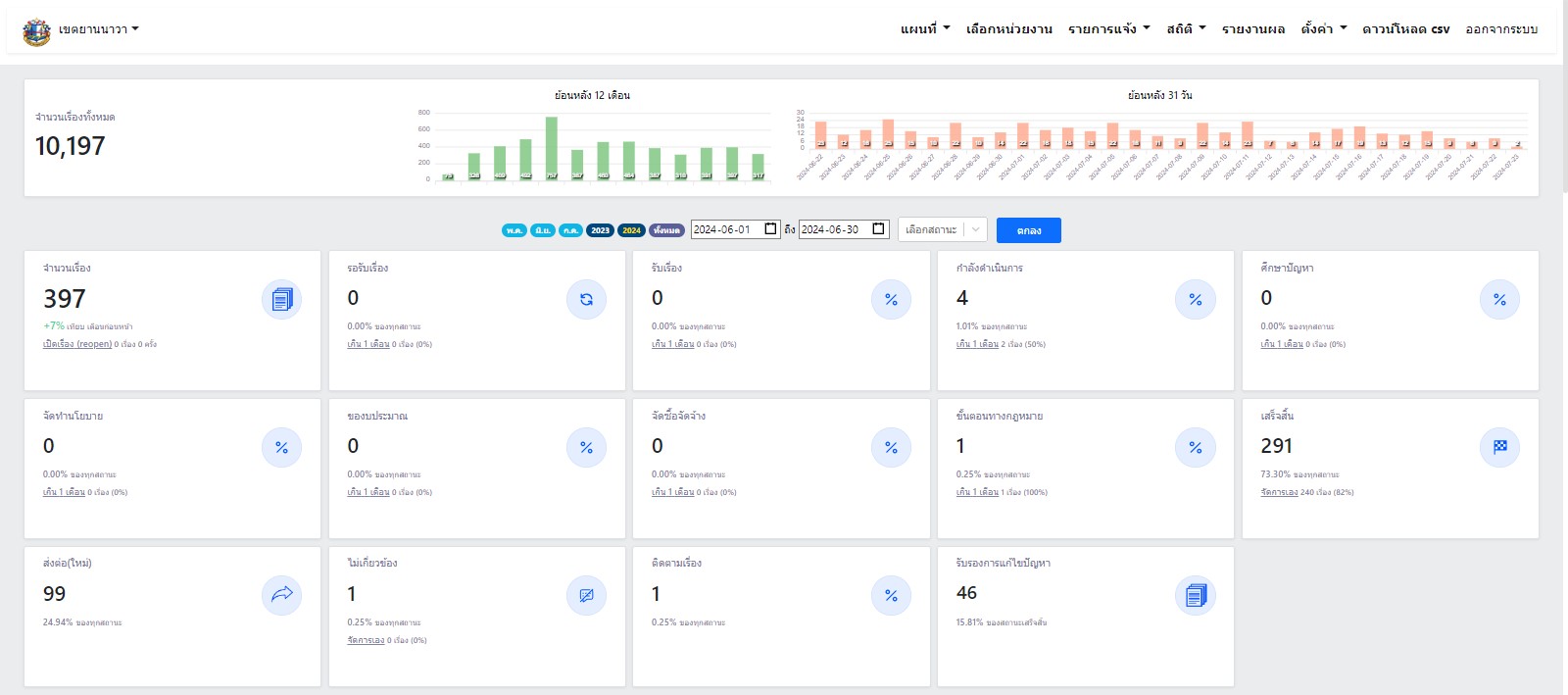
| 102 | ![]() | 2024-07-23 00:00:00.0000000 | 0.00 | 0.00 | รับเรื่องร้องเรียน ตั้งแต่วันที่ 1 มิถุนายน 2567 – 30 มิถุนายน 2567 (เรื่องทั้งหมด 397 เรื่อง/ เสร็จสิ้น 291 เรื่อง) - เรื่องที่เขตต้องดำเนินการเอง 297 เรื่อง - กำลังดำเนินการ 6 เรื่อง - ร้อยละของเรื่องคงค้าง = 2.020 ดังนั้น ร้อยละความสำเร็จของการแก้ไขปัญหา 100 - 2.020 = 97.98 | ||
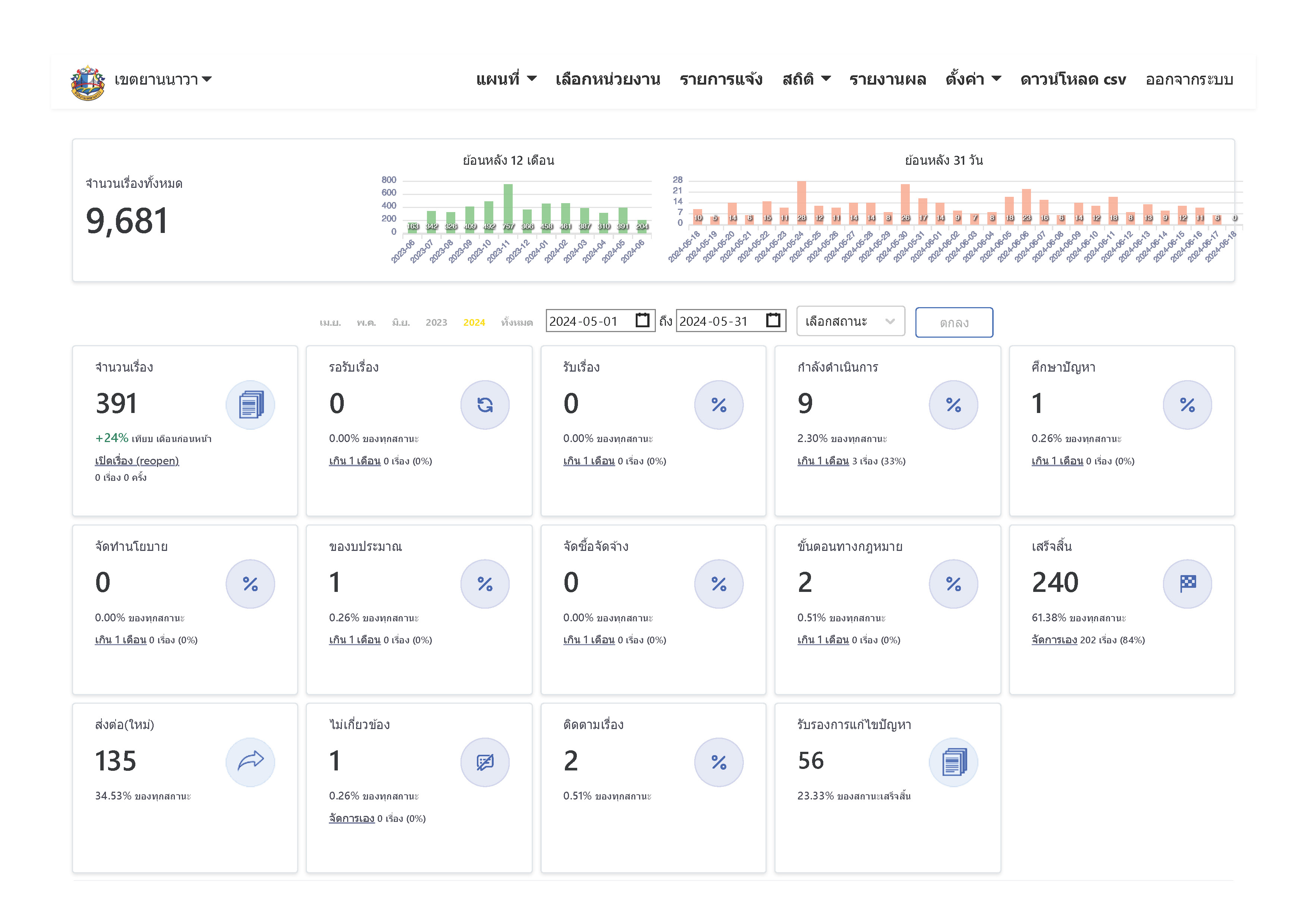
| 102 | ![]() | 2024-06-21 00:00:00.0000000 | 0.00 | 0.00 | รับเรื่องร้องเรียน ตั้งแต่วันที่ 1 พฤษภาคม 2567 – 31 พฤษภาคม 2567 (เรื่องทั้งหมด 391 เรื่อง/ เสร็จสิ้น 240 เรื่อง) - เรื่องที่เขตต้องดำเนินการเอง 255 เรื่อง - กำลังดำเนินการ 15 เรื่อง - ร้อยละของเรื่องคงค้าง = 5.882 ดังนั้น ร้อยละความสำเร็จของการแก้ไขปัญหา 100 - 5.882 = 94.118 | ||
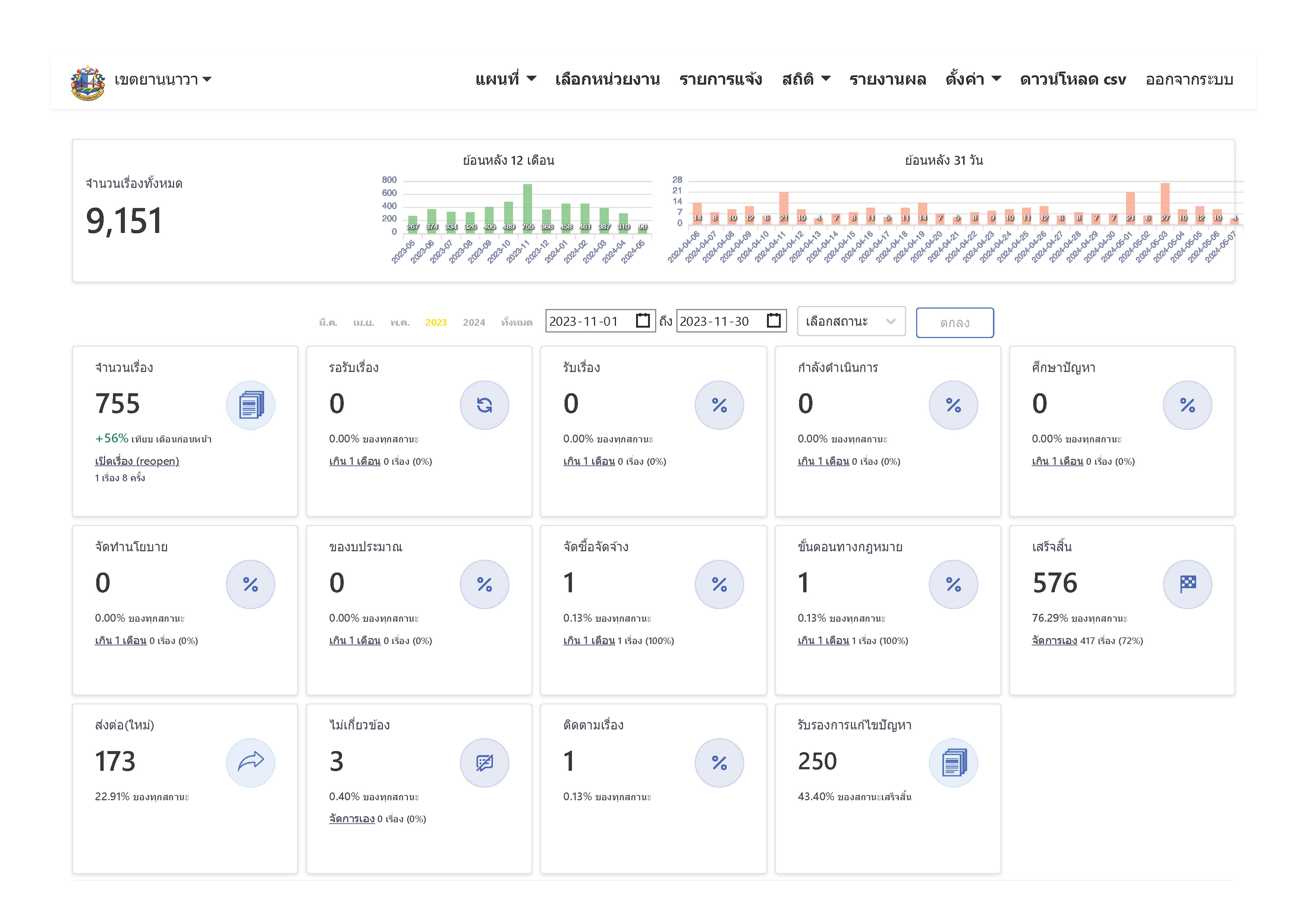
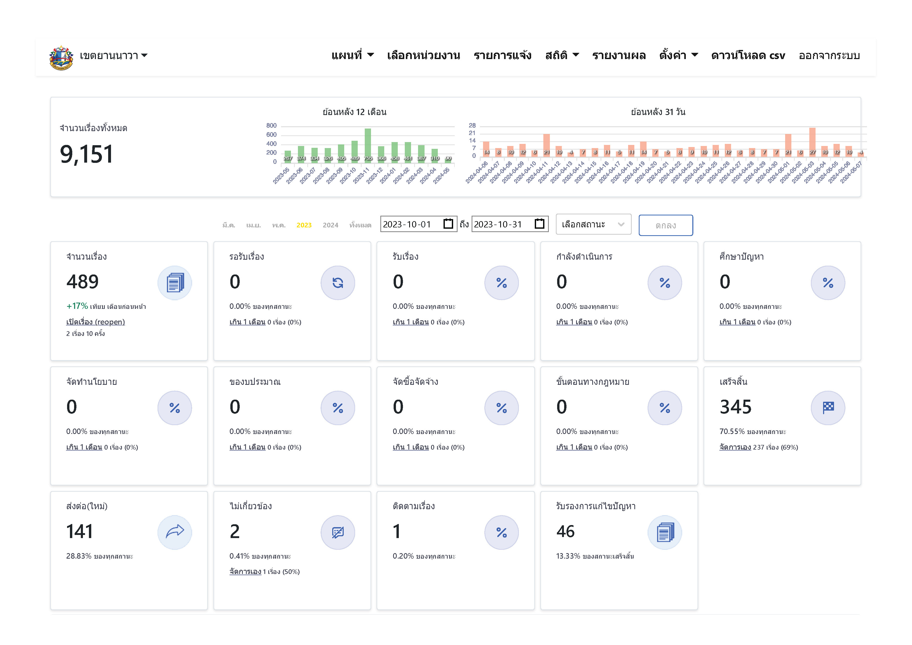
| 102 | ![]() | 2024-05-08 00:00:00.0000000 | 0.00 | 0.00 | รับเรื่องร้องเรียน ตั้งแต่วันที่ 1 ตุลาคม 2566 – 31 ตุลาคม 2566 (เรื่องทั้งหมด 489 เรื่อง/ เสร็จสิ้น 345 เรื่อง) - เรื่องที่เขตต้องดำเนินการเอง 346 เรื่อง - กำลังดำเนินการ 1 เรื่อง - ร้อยละของเรื่องคงค้าง = 0.289 ดังนั้น ร้อยละความสำเร็จของการแก้ไขปัญหา 100 - 0.289 = 99.711 | ||
| 102 | ![]() | 2024-05-08 00:00:00.0000000 | 0.00 | 0.00 | รับเรื่องร้องเรียน ตั้งแต่วันที่ 1 พฤศจิกายน 2566 – 30 พฤศจิกายน 2566 (เรื่องทั้งหมด 755 เรื่อง/ เสร็จสิ้น 576 เรื่อง) - เรื่องที่เขตต้องดำเนินการเอง 579 เรื่อง - กำลังดำเนินการ 3 เรื่อง - ร้อยละของเรื่องคงค้าง = 0.518 ดังนั้น ร้อยละความสำเร็จของการแก้ไขปัญหา 100 - 0.518 = 99.482 | ||
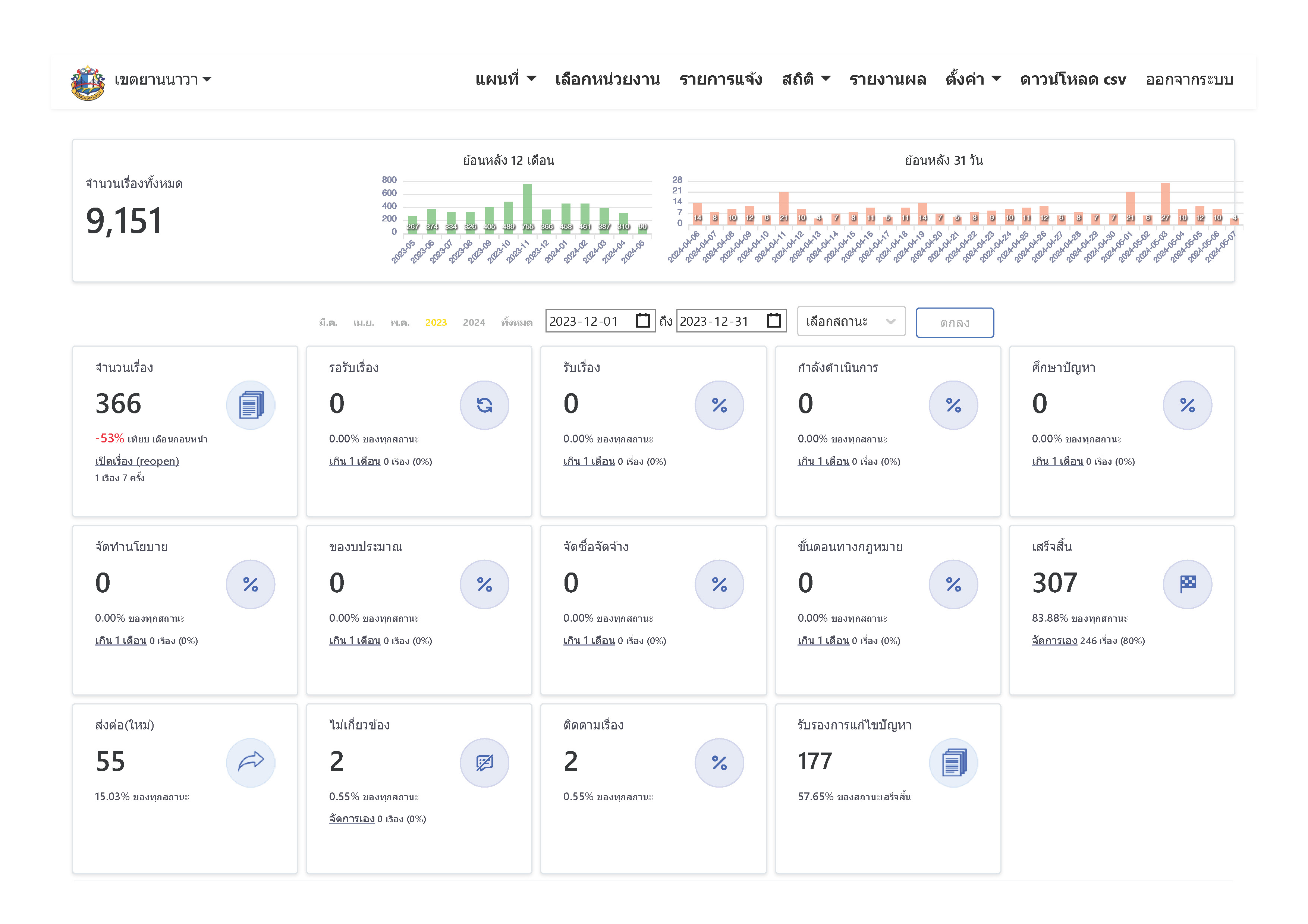
| 102 | ![]() | 2024-05-08 00:00:00.0000000 | 0.00 | 0.00 | รับเรื่องร้องเรียน ตั้งแต่วันที่ 1 ธันวาคม 2566 – 31 ธันวาคม 2566 (เรื่องทั้งหมด 366 เรื่อง/ เสร็จสิ้น 307 เรื่อง) - เรื่องที่เขตต้องดำเนินการเอง 309 เรื่อง - กำลังดำเนินการ 2 เรื่อง - ร้อยละของเรื่องคงค้าง = 0.647 ดังนั้น ร้อยละความสำเร็จของการแก้ไขปัญหา 100 - 0.647 = 99.353 | ||
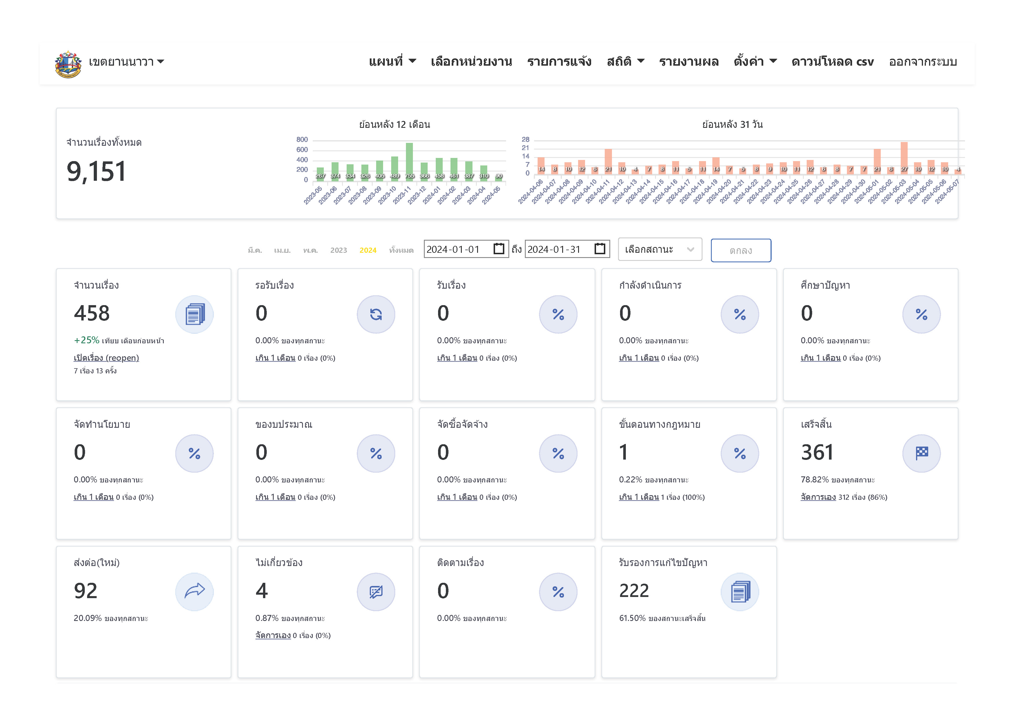
| 102 | ![]() | 2024-05-08 00:00:00.0000000 | 0.00 | 0.00 | รับเรื่องร้องเรียน ตั้งแต่วันที่ 1 มกราคม 2567 – 31 มกราคม 2567 (เรื่องทั้งหมด 458 เรื่อง/ เสร็จสิ้น 361 เรื่อง) - เรื่องที่เขตต้องดำเนินการเอง 362 เรื่อง - กำลังดำเนินการ 1 เรื่อง - ร้อยละของเรื่องคงค้าง = 0.276 ดังนั้น ร้อยละความสำเร็จของการแก้ไขปัญหา 100 - 0.276 = 99.724 | ||
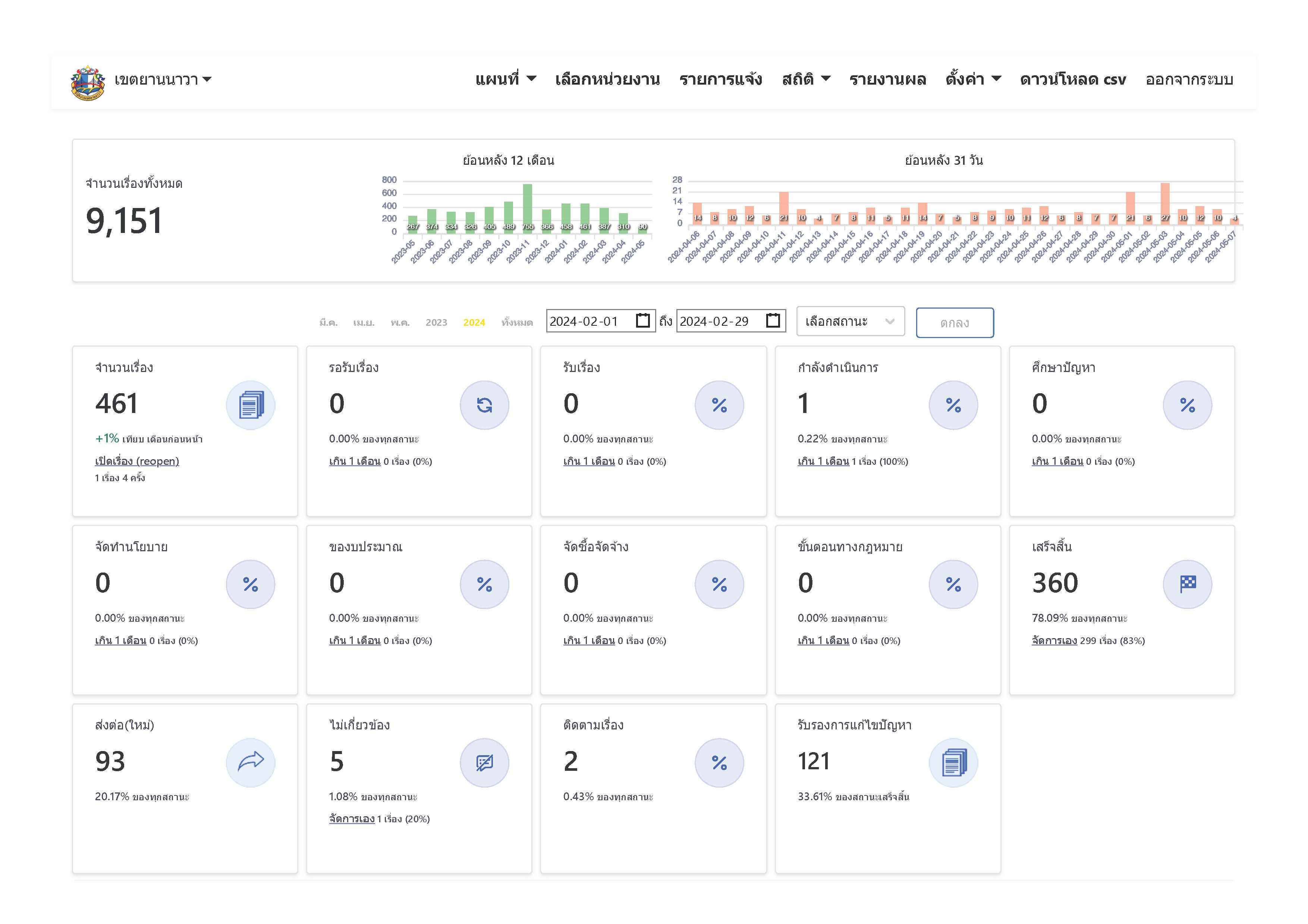
| 102 | ![]() | 2024-05-08 00:00:00.0000000 | 0.00 | 0.00 | รับเรื่องร้องเรียน ตั้งแต่วันที่ 1 กุมภาพันธ์ 2567 – 29 กุมภาพันธ์ 2567 (เรื่องทั้งหมด 461 เรื่อง/ เสร็จสิ้น 360 เรื่อง) - เรื่องที่เขตต้องดำเนินการเอง 363 เรื่อง - กำลังดำเนินการ 3 เรื่อง - ร้อยละของเรื่องคงค้าง = 0.826 ดังนั้น ร้อยละความสำเร็จของการแก้ไขปัญหา 100 - 0.826 = 99.174 | ||
| 102 | ![]() | 2024-05-08 00:00:00.0000000 | 0.00 | 0.00 | รับเรื่องร้องเรียน ตั้งแต่วันที่ 1 มีนาคม 2567 – 31 มีนาคม 2567 (เรื่องทั้งหมด 387 เรื่อง/ เสร็จสิ้น 288 เรื่อง) - เรื่องที่เขตต้องดำเนินการเอง 295 เรื่อง - กำลังดำเนินการ 7 เรื่อง - ร้อยละของเรื่องคงค้าง = 2.372 ดังนั้น ร้อยละความสำเร็จของการแก้ไขปัญหา 100 - 2.372 = 97.628 | ||
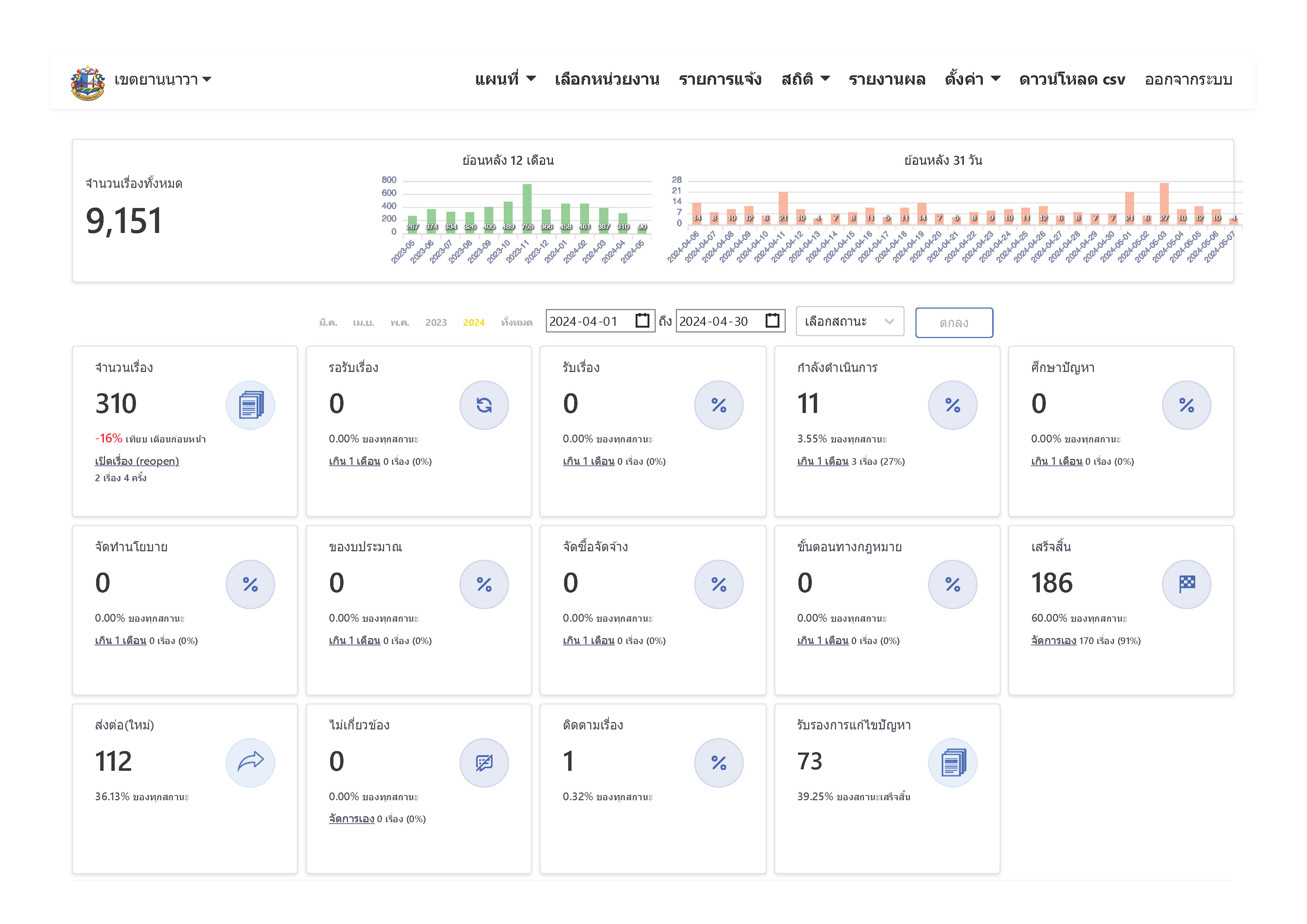
| 102 | ![]() | 2024-05-08 00:00:00.0000000 | 0.00 | 0.00 | รับเรื่องร้องเรียน ตั้งแต่วันที่ 1 เมษายน 2567 – 30 เมษายน 2567 (เรื่องทั้งหมด 310 เรื่อง/ เสร็จสิ้น 186 เรื่อง) - เรื่องที่เขตต้องดำเนินการเอง 198 เรื่อง - กำลังดำเนินการ 12 เรื่อง - ร้อยละของเรื่องคงค้าง = 6.060 ดังนั้น ร้อยละความสำเร็จของการแก้ไขปัญหา 100 - 6.060 = 93.94 |
ขั้นตอนการดำเนินงานโครงการ/กิจกรรม
Showing 1-12 of 12 items.
| สยป.3 | ลำดับ | ขั้นตอน/รายละเอียดงาน | ร้อยละของงาน | เริ่มต้นวันที่ | สิ้นสุดวันที่ |
|---|---|---|---|---|---|
![]() | 1 | ผลการดำเนินงานเดือน ต.ค. 66 | 5.00 | 2023-10-01 00:00:00.0000000 | 2023-10-31 00:00:00.0000000 |
![]() | 2 | ผลการดำเนินงานเดือน พ.ย. 66 | 5.00 | 2023-11-01 00:00:00.0000000 | 2023-11-30 00:00:00.0000000 |
![]() | 3 | ผลการดำเนินงานเดือน ธ.ค. 66 | 10.00 | 2023-12-01 00:00:00.0000000 | 2023-12-31 00:00:00.0000000 |
![]() | 4 | ผลการดำเนินงานเดือน ม.ค. 67 | 10.00 | 2024-01-01 00:00:00.0000000 | 2024-01-31 00:00:00.0000000 |
![]() | 5 | ผลการดำเนินงานเดือน ก.พ. 67 | 10.00 | 2024-02-01 00:00:00.0000000 | 2024-02-29 00:00:00.0000000 |
![]() | 6 | ผลการดำเนินงานเดือน มี.ค. 67 | 10.00 | 2024-03-01 00:00:00.0000000 | 2024-03-31 00:00:00.0000000 |
![]() | 7 | ผลการดำเนินงานเดือน เม.ย. 67 | 10.00 | 2024-04-01 00:00:00.0000000 | 2024-04-30 00:00:00.0000000 |
![]() | 8 | ผลการดำเนินงานเดือน พ.ค. 67 | 10.00 | 2024-05-01 00:00:00.0000000 | 2024-05-31 00:00:00.0000000 |
![]() | 9 | ผลการดำเนินงานเดือน มิ.ย. 67 | 5.00 | 2024-06-01 00:00:00.0000000 | 2024-06-30 00:00:00.0000000 |
![]() | 10 | ผลการดำเนินงานเดือน ก.ค. 67 | 5.00 | 2024-07-01 00:00:00.0000000 | 2024-07-31 00:00:00.0000000 |
![]() | 11 | ผลการดำเนินงานเดือน ส.ค. 67 | 10.00 | 2024-08-01 00:00:00.0000000 | 2024-08-31 00:00:00.0000000 |
![]() | 12 | ผลการดำเนินงานเดือน ก.ย. 67 | 10.00 | 2424-09-01 00:00:00.0000000 | 2424-09-30 00:00:00.0000000 |
** รายละเอียดเกี่ยวกับการรายงานฯ **
Showing 1-12 of 12 items.
| ลำดับ | วันที่รายงาน | ผลการดำเนินงาน |
|---|---|---|
| 1 | 0 | 0.00 |
| 2 | 0 | 0.00 |
| 3 | 0 | 0.00 |
| 4 | 0 | 0.00 |
| 5 | 0 | 0.00 |
| 6 | 0 | 0.00 |
| 7 | 0 | 0.00 |
| 8 | 0 | 0.00 |
| 9 | 0 | 0.00 |
| 10 | 0 | 0.00 |
| 11 | 0 | 0.00 |
| 12 | 0 | 0.00 |


